- Technicolor TC4400 Docsis 3.1 Modem Info Thread Beitrag #7.776
dp_
- Beiträge
- 36
- Punkte Reaktionen
- 3
Wofür ist denn dann dieser FTP-Monitor gedacht?
Follow along with the video below to see how to install our site as a web app on your home screen.
Anmerkung: This feature may not be available in some browsers.
gibt es hier aktuell noch jemand mit eigenem CMTS, der das gegen eine Aufwandsentschädigung machen würde?
Welches Update ist denn gerade aktuell?
Der UART ist nur zum Auslesen der Bootmeldungen zu gebrauchen und nimmt auch keine Eingaben an. Wenn du die Firmware mit Programmer direkt auf den Flash schreiben möchtest, wünsche ich auf jeden Fall viel Glück. Aber wenn du nicht wirklich weißt was du tust, wirst du vermutlich danach einen teuren Briefbeschwerer haben.Hat jemand schon probiert, das Update auf den Chip zu flashen?
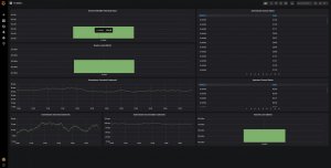
Habe nun auch mal Grafana laufen und mir den TC4400 exporter (https://github.com/markuslindenberg/tc4400_exporter) importiert, aber bekomme nur sowas angezeigt:Ja, hast recht, Ich habe gleich zwei Fehler bei mir gefunden. a) habe das Admin Passwort geändert gehabt und b) Ich nutze eine andere IP um auf das Modem zuzugreifen. Nachdem ich beides im TC4400_exporter angepasst habe, geht das jetzt! DANKE!
Anhang anzeigen 4385
Irgendwie sehen meine Kurven nihct so schön aus wie andere, die ich gefunden habe... Ich hoffe, dass es besser wird.

Dann würde garnix mehr gehenWas ich mir auch vorstellen kann, dass ich wieder auf DSlite umgestellt wurde, was das USG ja nicht beherrscht.
Danke
Hallo Leute.
Bin nicht mehr auf dem aktuellen Stand.
Habe in NRW noch die 70.12.20 am Laufen. Bisher lief es auch m. E. n. ohne Probleme. Erst seit der Umfirmierung zu Vodafone gibt es öfter Probleme, dass obwohl eine öffentliche IP vorhanden ist (USG) keine Verbindung nach draußen vorhanden möglich ist. Sporadische Pings aber gehen. Liegt es am Modem oder Vodafone?
Was ich mir auch vorstellen kann, dass ich wieder auf DSlite umgestellt wurde, was das USG ja nicht beherrscht.
Danke
Ich werd nicht mehr!Das Problem hatte ich auch. Wenn das Modem eine Nacht aktiv war, funktionierte es. Vodafong hat einen Techniker geschickt welcher meinte, dass die Leitung nicht sauber wäre und hat etwas von der Technikermagie walten lassen und tada, das Modem war auch rebootfest. Der Techniker war sogar ein Freund eigener Hardware. Hatte er doch gesagt, dass diese bei VF nicht gerne gesehen wird und er deshalb immer etwas schreibt wie "Anschluss neu eingepegelt" da es sonst eventuell eine Rechnung geben kann.
Übrigens habe ich aufgrund von Kellerumbauten das Montagebrett mit dem Verstärker versetzt. (Neue Leitungen mit Kompressionsstecker versehen und gezogen.) Dabei habe ich erschrockenerweise die vermurkste Verbindung im HÜP gesehen. Die hing quasi nur noch am seidenen Draht.
Alles schön und neu gemacht und nun sind die Werte im Modem besser als zuvor! (Keine unkorrigierbaren Fehler bei DOCSIS 3 und im Verhältnis zu den korrigierbaren nur sehr wenige im 3.1 OFDM.)
:wq!
y0r