- Technicolor TC4400 Docsis 3.1 Modem Info Thread Beitrag #10.376
__QT__
- Beiträge
- 1.502
- Punkte Reaktionen
- 347
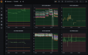
Nach rund 10 Stunden Betrieb scheint der US OFDMA dBmV Graph tatsächlich stabiler (unten rechts im Screenshot), dafür zeigen plötzlich andere Parameter starke Schwankungen und heute Nacht was das Modem auch offensichtlich ne Weile offline (Uptime im Modem lief auch in der Nacht neu an. Reboot? Aber wie?). Werde das weiter beobachten...

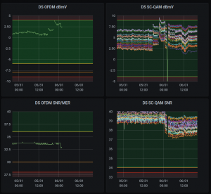
Der TBB Graph zeigt auch sofort deutliche "Besserung":


Der TBB Graph zeigt auch sofort deutliche "Besserung":

