• Kunden aus Hessen und Nordrhein-Westfalen können über die Rufnummer 0221 / 466 191 00 Hilfe bei allen Problemen in Anspruch nehmen.
    Kunden aus Baden-Württemberg können über die Rufnummer 0711 / 54 888 150 Hilfe bei allen Problemen in Anspruch nehmen.

Unitymedia Technicolor TC4400 Docsis 3.1 Modem Info Thread

Diskutiere Technicolor TC4400 Docsis 3.1 Modem Info Thread im Internet und Telefon über das TV-Kabelnetz Forum im Bereich Internet und Telefon; Neuer Rekord! Seit über einer Woche nie mehr als 100 uncorrectable Codewords auf 1 Mio übertragene Codeword im OFDM-Kanal zwischen 751 und 861...
  • Technicolor TC4400 Docsis 3.1 Modem Info Thread Beitrag #11.076
Neuer Rekord! Seit über einer Woche nie mehr als 100 uncorrectable Codewords auf 1 Mio übertragene Codeword im OFDM-Kanal zwischen 751 und 861 MHz.
Im Schnitt vielleicht 15 ... 20 ppm...
Es gab Zeiten, da wurden deutlich über 1000 uncorrectables auf 1 Mio gemeldet ...

Gibt es jemanden der gar keine uncorrectable Codewords im oberen OFDM-Kanal in seinem TC4400 findet?


1649928986622.png
 
  • Technicolor TC4400 Docsis 3.1 Modem Info Thread Beitrag #11.077
Das diese Statistik keine wirkliche Aussagekraft hat ist hoffentlich doch klar? Ich möchte dich nicht entmutigen. Wenig Stats sind besser als gar keine Stats. Nun zu den Details
Der OFDM Kanal führt drei Profile: 0: 256-qam, 1: 1k-qam, 2: 4k-qam
Für JEDES Profile gibt es eigene Codewords. Dein TC4400 kennt diese Codewords von jedem Profile auch.
Auf der Website werden aber die Codewords zusammengeworfen angezeigt.
Die Webseite zeigt auch nicht, welches Profile gerade für DEINEN Download verwendet wird. Dein TC4400 hat intern auch diese Informationen. Wird aber nicht angezeigt.

Über die Event-Logs kann man indirekt ein wenig was erkennen. CM-STATUS Event 16 und 24 sind so ein Hinweis.
Wenn es Event 16 (OFDM FEC-LOST) gab und noch kein Event 24 (OFDM FEC-LOST-RECOVERY): Dann hat das TC4400 der Gegenseite mit Event 16 mitgeteilt:"Profile 4k-qam is kaput"
Die CMTS schickt dann deinen Download über 1k-qam. Dein TC4400 zählt aber weiterhin die Codewords von allen drei Profiles.
Sinken die Uncorrectable Codewords für 4k-qam, dann schickt das TC4400 der Gegenseite Event 24. Die CMTS schickt den Download wieder über 4k-qam. Oder anders: Solange Du nicht an die richtigen Stats auf dem TC4400 kommst, gibt es ein Problem. Man kann nicht mit Sicherheit sagen, ob dein Download wirklich von den Uncorrectables betroffen ist.

Noch was: 100 von 1000000 sind 1x10-4 Nach der Fehlerkorrektur. Das ist Übel! Dein Anschluss wird grob geschätzt nicht die 4k-qam nutzen. Das ist aber kein Problem! Genau hier haben wir ja eines der technischen Feature von Docsis 3.1!
Genau für so etwas hat man ja mehrere Profiles auf dem OFDM Kanal. Die Modems mit guten Werten nutzen 4k-qam. Die weniger guten nutzen 1k-qam und die Schlechten bekommen dann nur noch 256qam. Wenn jemand überhaupt keine Uncorrectables auf dem oberen OFDM Kanal hat, dann geht es dem Netz dort sehr sehr gut! Uncorrectables beim oberen OFDM Kanal können also total normal sein. Hauptsache dein Download nutzt nicht das Profile, das mit Uncorrectables geplagt ist. Das zeigt das TC4400 aber leider nicht an.
 
  • Technicolor TC4400 Docsis 3.1 Modem Info Thread Beitrag #11.078
Wackelt immer zwischen 24 und 16

Letzte Meldung ist von Mittwoch 5:00 Code 24 ...

Upstream schaltet auch immer hin-und her:

31Wed Apr 13 08:46:52 2022 Notice (6)"US profile assignment change. US Chan ID: 8; Previous Profile: 11 13; New Profile: 10 13.;CM-M...
30Wed Apr 13 07:56:11 2022 Notice (6)"US profile assignment change. US Chan ID: 8; Previous Profile: 10 13; New Profile: 11 13.;CM-M...
29Wed Apr 13 05:37:16 2022 Notice (6)"CM-STATUS message sent. Event Type Code: 24; Chan ID: 36; DSID: N/A; MAC Addr: N/A; OFDM/OFDMA...
28Wed Apr 13 05:32:21 2022 Notice (6)"CM-STATUS message sent. Event Type Code: 16; Chan ID: 36; DSID: N/A; MAC Addr: N/A; OFDM/OFDMA...

Upstream Profile 9 kommt auch gelegentlich vor

SNR/MER wackelt irgendwo zwischen 30 und 32 dB hin-und her ... (blaue Linie, linke Skala)
1649954382254.png

Mir ist übrigens bewusst, dass das Modem eine Overall-Analyse des Kanals schicht - in den Support-Daten der Fritzbox scheinen die "gefilterten" Codewords genommen zu werden - wobei ich nicht weiß, woher das CPE bei ein em verstümmelten CW weiß, dass die Daten für es sind ...
 
Zuletzt bearbeitet:
  • Technicolor TC4400 Docsis 3.1 Modem Info Thread Beitrag #11.079
wobei ich nicht weiß, woher das CPE bei ein em verstümmelten CW weiß, dass die Daten für es sind ...
It doesn't know. It just sees a codeword that cannot be fixed. If the modem hasn't done so already, it will then transmit an event code 16 to the CMTS.
 
  • Technicolor TC4400 Docsis 3.1 Modem Info Thread Beitrag #11.080
Mein Anschluss wurden das letzte mal vor 4 Jahren eingemessen.
Vor zwei Jahren bin ich von einer 200er Leitung auf Gigabit (ex Unitymedia West) gewechselt und habe mir nun ein TC4400 zugelegt.

Der Kanal 31 scheint jedoch etwas auszubrechen.
Was sagt ihr generell zu den Modemwerten?

Firmware: 70.12.44

Screenshot erstellt nach Uptime 0 Days - 01:24:52
 

Anhänge

  • Werte_TC4400.png
    Werte_TC4400.png
    126 KB · Aufrufe: 59
  • Technicolor TC4400 Docsis 3.1 Modem Info Thread Beitrag #11.081
Mein Anschluss wurden das letzte mal vor 4 Jahren eingemessen.
Vor zwei Jahren bin ich von einer 200er Leitung auf Gigabit (ex Unitymedia West) gewechselt und habe mir nun ein TC4400 zugelegt.

Der Kanal 31 scheint jedoch etwas auszubrechen.
Was sagt ihr generell zu den Modemwerten?

Firmware: 70.12.44

Screenshot erstellt nach Uptime 0 Days - 01:24:52
SNR/MER von 26 dB ist deutlich zu schlecht.
 
  • Technicolor TC4400 Docsis 3.1 Modem Info Thread Beitrag #11.082
Hab den openwrt busybox dhcp renew patch etwas "vereinfacht":

package/utils/busybox/patches/999-always-use-broadcast-for-renew.patch
Code:
--- a/networking/udhcp/dhcpc.c
+++ b/networking/udhcp/dhcpc.c
@@ -1521,7 +1521,7 @@ int udhcpc_main(int argc UNUSED_PARAM, c * Anyway, it does recover by eventually failing through * into INIT_SELECTING state. */
- if (send_renew(server_id, requested_ip) >= 0) {
+ if (send_renew(0 , requested_ip) >= 0) { timeout = discover_timeout; packet_num++; continue;
 
  • Technicolor TC4400 Docsis 3.1 Modem Info Thread Beitrag #11.083
Keine Ahnung warum dass mit der Formatierung nie richtig funktioniert.
Dafür sind die Code Tags ja schließlich da?
Hier nochmal auf pastebin:
 
  • Technicolor TC4400 Docsis 3.1 Modem Info Thread Beitrag #11.084
Mein Anschluss wurden das letzte mal vor 4 Jahren eingemessen.
Vor zwei Jahren bin ich von einer 200er Leitung auf Gigabit (ex Unitymedia West) gewechselt und habe mir nun ein TC4400 zugelegt.

Der Kanal 31 scheint jedoch etwas auszubrechen.
Was sagt ihr generell zu den Modemwerten?

Firmware: 70.12.44

Dein Anschluss gehört meiner Meinung nach neu eingemessen. Denn die tiefen Pegel sind zu stark gedämpft. Entweder muss Entzerrung um ca. 3-4 dB rausgenommen werden oder die Verstärkung etwas angehoben werden. Das muss aber der Technicker vorher messen. Hängt auch alles von der Gesamtanlage ab, ob Ein- oder Mehrfamilienhaus... etc.
 
Zuletzt bearbeitet:
  • Technicolor TC4400 Docsis 3.1 Modem Info Thread Beitrag #11.085
Danke für die Infos - Techniker kommt kommende Woche Freitag, dann lasse ich das mal prüfen und entsprechend einstellen.
 
  • Technicolor TC4400 Docsis 3.1 Modem Info Thread Beitrag #11.086
Hallo Leute, brauch mal eure Unterstützung mein Modem hat einen Reboot gemacht seit dem geht mein Anschluss nicht mehr , sprich die Ip Adresse die vom Modem an den Router geht wird nicht als aktive IP4 Adresse erkannt. Sobald ich im Router aber das IP6 Protokoll aktiviere läuft der Anschluss aber gedrosselt. hatte schon eine Störung aufgemacht wurde geschlossen und ich soll das Modem Resetten, oh wunder Problem immer noch da. FW vom TC4400 ist die 42 Version. wisst ihr was da los ist oder habt ihr eine idee ?

Grüße aus Hessen
 
  • Technicolor TC4400 Docsis 3.1 Modem Info Thread Beitrag #11.087
Was ist der Name vom config file das dein TC4400 erhält?
 
  • Technicolor TC4400 Docsis 3.1 Modem Info Thread Beitrag #11.088
cust-own_1000000_50000_ipv4_sip_wifi-on.bin
 
  • Technicolor TC4400 Docsis 3.1 Modem Info Thread Beitrag #11.089
Du hast einen IPv4 only Anschluss und der funktioniert wieder wenn du IPv6 aktivierst? Das ist eher ein Problem mit deinem Router und dürfte nichts mit dem TC4400 oder Vodafone zu tun haben.
 
  • Technicolor TC4400 Docsis 3.1 Modem Info Thread Beitrag #11.090
hm , habe ich getestet sollte nicht das Problem sein , hatte Laptop direkt am Modem ip4 und ip6 Protokoll aktive, inet geht. Deaktiviere ich das ip6 Protokoll geht das inet nicht.
 
  • Technicolor TC4400 Docsis 3.1 Modem Info Thread Beitrag #11.091
Was bekommst du denn für Adressen wenn du dein Notebook direkt am Modem hast?
Öffentliche oder Private IPv4? Zusätzlich eine IPv6? Bekommst du DNS Server für IPv4 und IPv6?
 
  • Technicolor TC4400 Docsis 3.1 Modem Info Thread Beitrag #11.092
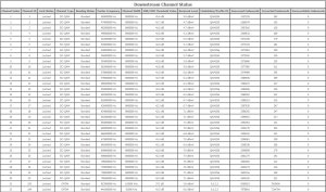
Könnt ihr euch mal die Leistungsdaten anschauen
 

Anhänge

  • 01.jpg
    01.jpg
    52 KB · Aufrufe: 49
  • 02.jpg
    02.jpg
    740,4 KB · Aufrufe: 49
  • 03.jpg
    03.jpg
    115,1 KB · Aufrufe: 46
  • 04.jpg
    04.jpg
    290,3 KB · Aufrufe: 40
  • Technicolor TC4400 Docsis 3.1 Modem Info Thread Beitrag #11.093
Was bekommst du denn für Adressen wenn du dein Notebook direkt am Modem hast?
Öffentliche oder Private IPv4? Zusätzlich eine IPv6? Bekommst du DNS Server für IPv4 und IPv6?
Öffentliche oder Private IPv4? Zusätzlich eine IPv6? Bekommst du DNS Server für IPv4 und IPv6? wo sehe ich das den genau ?
 
  • Technicolor TC4400 Docsis 3.1 Modem Info Thread Beitrag #11.094
Wenn dein Notebook am Modem hängt in dem man cmd auf macht und ipconfig /all eingibt
 
  • Technicolor TC4400 Docsis 3.1 Modem Info Thread Beitrag #11.095
Könnt ihr euch mal die Leistungsdaten anschauen

Traumwerte. Selbst der hohe OFDM oben bei gut 700 ... 800 MHz (nominell 823 MHz) hat einen MER von über 37 dB ... Keine nicht korrigierbaren Codeworte - nicht einmal da oben, wo bei mir ca 50... 160 auf 1 Mio Hereintrudeln ...

Jammern auf hohem Niveau wäre es die über 6 dB Pegel-Schräglage bei dem hohen OFDM laut Logging zu monieren - solange da keine uncorrectable Codewords geloggt werden ist alles in bester Ordnung...
 
  • Technicolor TC4400 Docsis 3.1 Modem Info Thread Beitrag #11.096
Problem , Router bekommt IP Adresse und kann si nicht verarbeiten bei ip4 only anschluss
 
  • Technicolor TC4400 Docsis 3.1 Modem Info Thread Beitrag #11.097
Neuer Rekord! Seit über einer Woche nie mehr als 100 uncorrectable Codewords auf 1 Mio übertragene Codeword im OFDM-Kanal zwischen 751 und 861 MHz.
Im Schnitt vielleicht 15 ... 20 ppm...
Es gab Zeiten, da wurden deutlich über 1000 uncorrectables auf 1 Mio gemeldet ...

Gibt es jemanden der gar keine uncorrectable Codewords im oberen OFDM-Kanal in seinem TC4400 findet?

Ich bin seit dem letzten Neustart... glaube 1-2 Monate her, bei 187 uncorrectable Codewords beim OFDM Downstream. Der liegt bei mir aber auch bei 288 Mhz Center.
Hatte aber beim Upstream OFDM lange Probleme mit nicht aktueller Firmware.... hab die noch nicht updaten lassen. Seit gut 2 Monaten beschwerdefrei...kein Neustart erforderlich oder ähnliches. VF muss also irgendwas gemacht haben.
 
  • Technicolor TC4400 Docsis 3.1 Modem Info Thread Beitrag #11.098
Stimmt - nach Wartungsarbeiten vor ein paar Wochen sind die nicht korrigierbaren Fehler schlagartig um Faktor 10 .. 100 besser geworden ...
Bei mir gibt es nur den "Hohen" OFDM in der 110 MHz breiten Variante zwischen 751 und 860 MHz. Das Spektrum ist dazu auch noch ziemlich schief. Der Pegel sackt in Richtung 860 MHz um etwa 10 dB ab ....
 
  • Technicolor TC4400 Docsis 3.1 Modem Info Thread Beitrag #11.099
Hallo zusammen,

ich habe im Moment zwei sehr seltsame Probleme mit meinem TC4400-Modem.

Die Telefonie funktioniert sporadisch nicht. Die Gigaset-Go-Box meldet dann „Anmeldung beim Provider nicht möglich“. Nach einer Fehlersuche habe ich dann herausgefunden, dass die Unitymedia-SIP-Server über meinen Anschluss nicht erreichbar sind:

1651681040032.png

Ein Neustart des Modems behebt dann das Problem und die Server sind alle wieder erreichbar, nach 2-3 Tagen ist der Fehler dann wieder da. Über die Vodafone Station (Crowdtest) habe ich dagegen keine Probleme.

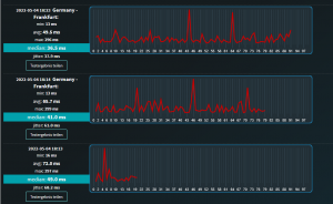
Außerdem habe ich einen relativ hohen Ping sowie massiven Paketverlust:

1651681735346.png

Auch hier hilft ein Neustart und nach ein paar Tagen tritt der Fehler dann wieder auf.

Das neueste Firmware-Update habe ich bereits durch Werner installieren lassen, leider keine Besserung.

An meinem Netzwerk (Switch, Firewall, Gigaset-Go-Box, etc.) habe ich nichts verändert.

Da beide Fehler an der Crowdtest-Vodafone-Station nicht auftreten würde ich vermuten, dass evtl. das Modem defekt ist.

Im Internet habe ich keine ähnlichen Fehler gefunden. Vodafone habe ich bisher noch nicht angeschrieben, da der First Level Support dann eh vermutet, dass es an dem Modem liegt…

Modem hab ich bereits zurückgesetzt, diverse Kabel getauscht und die Firewall konnte ich auch ausschließen, da ich es mit einer anderen getestet habe.

Hat von euch einer eine Idee?


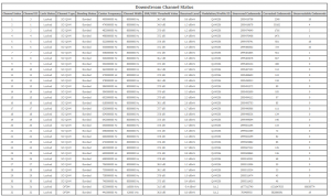
Anbei noch die Modemwerte sowie das Event-Log:
1651681375187.png
1651681360003.png
1651682011022.png


Danke und viele Grüße,
Sascha
 
  • Technicolor TC4400 Docsis 3.1 Modem Info Thread Beitrag #11.100
@sascha98

Deine Pegel im Downstream sind hauptsächlich was den OFDM im oberen Bereich betrifft etwas zu niedrig.

2 - 3db mehr würde da auch gerade was den SNR betrifft nicht schaden!
 
Thema:

Technicolor TC4400 Docsis 3.1 Modem Info Thread

Technicolor TC4400 Docsis 3.1 Modem Info Thread - Ähnliche Themen

Netgear CM2000 (US Modem): Dank DOCSIS 3.1 und dem dortigen Wegfall der Unterscheidung zwischen DOCSIS und EuroDOCSIS sind einige Modems aus den USA durchaus im Vodafone...
Unitymedia Technicolor CGA4233 Docsis 3.1 Router Info Tread: Wie auch schon bei TC4400 dient dieser Thread zum Sammeln von Informationen zum Technicolor CGA4233. Default login: user / VTmgQapcEUaE Link zum...
Unitymedia Kabelmodem Arris CM8200B: Moin, Das Arris CM8200B wurde hier schon gelegentlich erwähnt, aber nie vertiefend. Da bei mir seit ein paar Tagen eines herumsteht starte ich...
Unitymedia Cisco EPC3208 verliert immer Verbindung -> Vodafone Station als Lösung? (DOCSIS 3.1 schuld?): Nabend! Ich habe seit 25.11. plötzlich ein massives Problem mit meinem Anschluß, und könnte etwas Aufklärung von Insidern brauchen bevor ich zur...
Unitymedia [Q] Probleme mit Bridge Network Model Virtualisierungsserver: Hallo! Ich habe eine Virtualisierungsplattform mit Web-Oberfläche (Proxmox VE 3.3) aufgesetzt und den Server direkt mit dem Kabel-Gateway TC7200...
Oben