• Kunden aus Hessen und Nordrhein-Westfalen können über die Rufnummer 0221 / 466 191 00 Hilfe bei allen Problemen in Anspruch nehmen.
    Kunden aus Baden-Württemberg können über die Rufnummer 0711 / 54 888 150 Hilfe bei allen Problemen in Anspruch nehmen.

Unitymedia Technicolor TC4400 Docsis 3.1 Modem Info Thread

Diskutiere Technicolor TC4400 Docsis 3.1 Modem Info Thread im Internet und Telefon über das TV-Kabelnetz Forum im Bereich Internet und Telefon; Ich bin froh das ganze auf diesem Weg geschafft zu haben :-)
  • Technicolor TC4400 Docsis 3.1 Modem Info Thread Beitrag #5.251
  • Technicolor TC4400 Docsis 3.1 Modem Info Thread Beitrag #5.252
Zur Info: die Lieferung des TC4400 hat sich um ca. 4 Wochen auf Ende Juni verzögert.

Danke für die Info. Zur Firmware gibt es da noch keine Infos? Für VF soll ja wenn ich das richtig gelesen habe die 33er lab am Besten sein.
 
  • Technicolor TC4400 Docsis 3.1 Modem Info Thread Beitrag #5.253
Zur Firmware gibt es keine Infos. Aber ein Update ist ja kein Problem.
 
  • Technicolor TC4400 Docsis 3.1 Modem Info Thread Beitrag #5.254
Kann man sich noch für ein TC4400 vormerken oder sind bereits alle reserviert?
 
  • Technicolor TC4400 Docsis 3.1 Modem Info Thread Beitrag #5.255
Soweit ich weiß gibt es keine Vorbestellungen. Also einfach abwarten. Interessenten gibt es wohl sicher genug.
 
  • Technicolor TC4400 Docsis 3.1 Modem Info Thread Beitrag #5.256
Hier mal die Werte der letzten 12 Stunden.
Sieht für mich nicht ganz sauber aus...

Techniker oder nicht Techniker ist hier die Frage.

qDrt12t.png


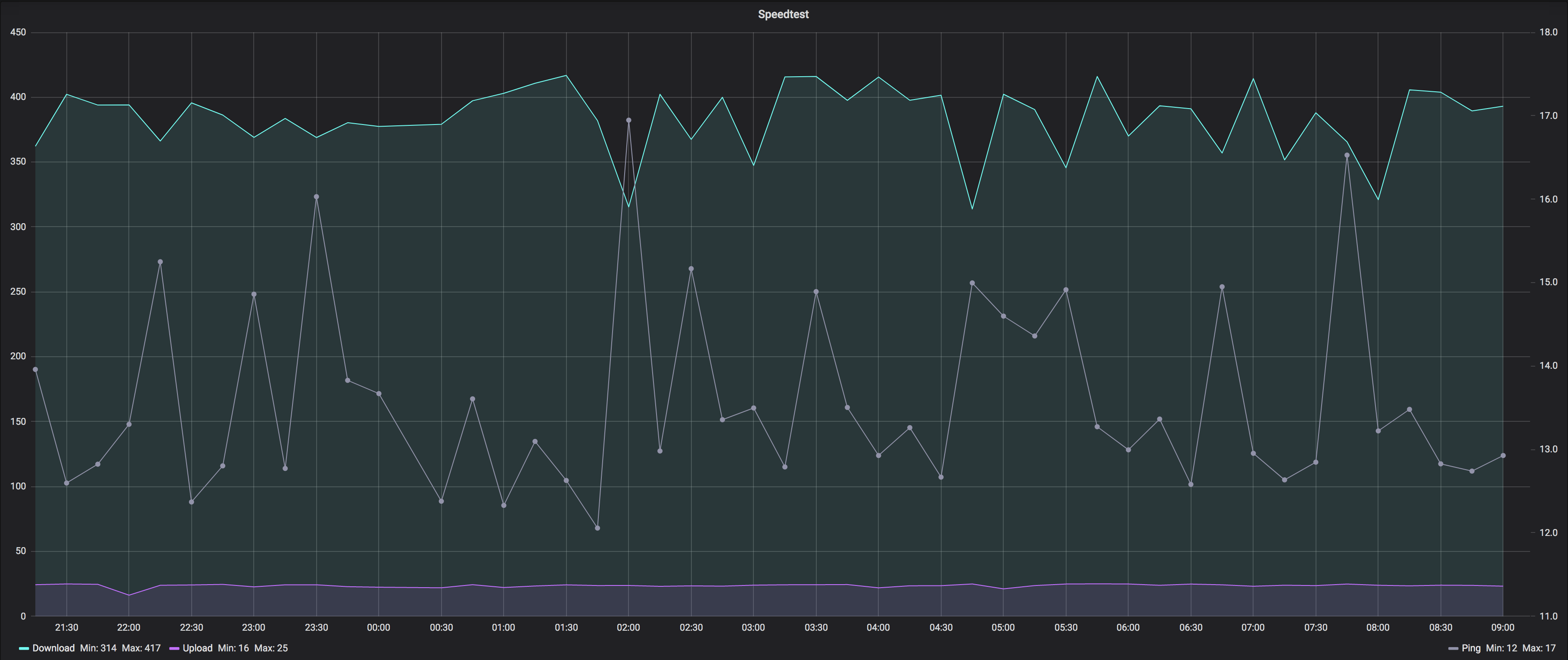
Und hier die dazugehörigen Speedtests
Iyp8YKl.png
 
  • Technicolor TC4400 Docsis 3.1 Modem Info Thread Beitrag #5.257
32dB ist nicht schön, sollte aber gerade noch passen. Jedoch ist es schon auffällig dass es nur bestimmte Frequenzen betrifft. Ich würde einen Techniker mal drüber schauen lassen.
 
  • Technicolor TC4400 Docsis 3.1 Modem Info Thread Beitrag #5.258
Hallöchen, mein TC4400 ist umgezogen. Die Technikerin meinte, die Leitung wäre super. irgendetwas mit dB, das ich mir nicht merken konnte. Leider.
Nun zickt das aber fast jeden Tag rum, nach ienem Modem Neustart geht wieder alles.
Wonach kann ich denn wo kucken, oder kann ich gar nichts machen und sollte einen Techniker rufen?
Dieser Spektrum Analyzer auf http://192.168.100.1:8080/ hatte sich bei mir noch nie blicken lassen, den kann ich eh nicht aufrufen.
Modem hat
Standard Specification Compliant Docsis 3.1
Hardware Version TC4400 Rev:3.6.0
Software Version 70.12.40-180627
 

Anhänge

  • UM Modem Channel Status.png
    UM Modem Channel Status.png
    140,8 KB · Aufrufe: 1.260
  • Technicolor TC4400 Docsis 3.1 Modem Info Thread Beitrag #5.259
Sieht absolut hübsch aus, im DS hast Du keine Probleme.
Wie sehen denn die 5 US Kanäle aus?
 
  • Technicolor TC4400 Docsis 3.1 Modem Info Thread Beitrag #5.260
Vielleicht sieht es auch anders aus, wenn die Probleme auftreten, mal sehen... uptime ist 1-2h jetzt.
 

Anhänge

  • cable modem upstream.png
    cable modem upstream.png
    25,2 KB · Aufrufe: 1.210
  • Technicolor TC4400 Docsis 3.1 Modem Info Thread Beitrag #5.261
ist ja witzig, das ist ja bereits jetzt der fall:
Das sieht nicht gut aus oder?
 

Anhänge

  • cable modem downstream_low.png
    cable modem downstream_low.png
    143,6 KB · Aufrufe: 1.204
  • Technicolor TC4400 Docsis 3.1 Modem Info Thread Beitrag #5.262
  • Technicolor TC4400 Docsis 3.1 Modem Info Thread Beitrag #5.263
Sieht nach Wackler aus.
 
  • Technicolor TC4400 Docsis 3.1 Modem Info Thread Beitrag #5.264
Hallöchen, mein TC4400 ist umgezogen. Die Technikerin meinte, die Leitung wäre super. irgendetwas mit dB, das ich mir nicht merken konnte. Leider.
Nun zickt das aber fast jeden Tag rum, nach ienem Modem Neustart geht wieder alles.

das kenne ich nur zu gut. Aehnliche Symptome habe ich gelegentlich an einem Pyur Anschluss. Wenn ich dann den Hausverstaerker etwa 2 Minuten stromlos mache, geht wieder alles (oft fuer Wochen) ohne Probleme. Ein parallel angeschlossenes Provider-Modem zeigt zeitgleich die gleichen Ausfaelle. Am Modem muss ich uebrigens gar nichts machen (kein Reset o.ae.).

Techniker findet natuerlich nichts. Denn wenn der kommt, dann funktioniert ja alles bestens ( den Gesetzen der Wahrscheinlichkeit folgend).

Einzige Moeglichkeit waere vermutlich Dauer-Monitoring der TV-Leitung mit suendteurem Mess-Equipment. Das macht aber niemand.

Ich habe jetzt einen fernsteuerbaren Schalter in die Verstaerker-Netzleitung eingeschleift. Und kann das Teil damit bei Bedarf jederzeit vom Netz nehmen :D

soviel zum Thema HFC-Stoersicherheit :heul:
 
  • Technicolor TC4400 Docsis 3.1 Modem Info Thread Beitrag #5.265
Wackler ... spricht dafür dass es plötlich auftrat. Nach Einzug in die neue Lokation hatte alles Stabil 4-5 Tage funktioniert.
Allerdings ist es prima nachzuvollziehen, es kommt alle 1-2 Stunden wieder.
Ich habe mal das Kabel aus der MMDose und dem Modem raus und reingestöpselt.
Nach 22 Minuten sieht es so aus:
 

Anhänge

  • Screenshot from 2019-06-09 18-44-57.png
    Screenshot from 2019-06-09 18-44-57.png
    139,1 KB · Aufrufe: 1.120
  • Technicolor TC4400 Docsis 3.1 Modem Info Thread Beitrag #5.266
Lass den Verstärker tauschen. Meiner war auch hin mit ähnlichen Problemen.
 
  • Technicolor TC4400 Docsis 3.1 Modem Info Thread Beitrag #5.267
Sieht das jetzt immer noch schlecht aus? Die Verbindung ist nach dem an den Kabeln wackeln seit 16 Stunden stabil und schnell.
 

Anhänge

  • Screenshot from 2019-06-10 11-10-27.png
    Screenshot from 2019-06-10 11-10-27.png
    145,8 KB · Aufrufe: 1.003
  • Technicolor TC4400 Docsis 3.1 Modem Info Thread Beitrag #5.268
Starte das Modem neu um bei 0 Fehlern anzufangen. Die Unkorrigierbaren sollten bei 0 bleiben.
 
  • Technicolor TC4400 Docsis 3.1 Modem Info Thread Beitrag #5.269
gesagt getan, aber nach 3h uptime sind die Kanäle 0 bis 18 bei 0 Unkorrigierbaren, und die 19-31 liegen zwischen 72 nud 732784 Unkorrigierbaren.
 
  • Technicolor TC4400 Docsis 3.1 Modem Info Thread Beitrag #5.270
Was sagen die Experten zu meinen Modemwerten? :kratz:

 
  • Technicolor TC4400 Docsis 3.1 Modem Info Thread Beitrag #5.271
CMTS kaputt :kratz:
 
  • Technicolor TC4400 Docsis 3.1 Modem Info Thread Beitrag #5.272
Störung melden. Sieht auch nach offener Klemme aus bzw. Einstrahlung.
 
  • Technicolor TC4400 Docsis 3.1 Modem Info Thread Beitrag #5.273
Das war so komisch heute nacht nach einem 5 Minuten Stromausfall. Erst hat es ewig gedauert bis das Modem online war und als es online war tröpfelte nicht mal mehr ein Mbits durch die Leitung. Hab daraufhin die Hotline um 3 Uhr angerufen. Da wurde ich dreist angelogen dass die Nachbarn online wären und nur ich Probleme hätte. Ich war ja auch online. Aber die Leitung hang an seidenen Faden. Eventuell hätte ja mein Modem eine Überspannung erlitten wurde mir gesagt. Überraschenderweise nahm er jedoch trotzdem eine Störung auf und sagte wir kriegen das auch bei Ihnen wieder zum Laufen. Seit heute morgen ist das Problem jedoch behoben weil es wohl doch den ganzen Ort betraf woraufhin ich schlafen gegangen bin.

Aber Unitymedia muss natürlich immer einen oben drauf setzen. Gerade eben wurde ich wach geklingelt und mir wurde mitgeteilt dass neue Sip Daten für mich erstellt wurden. Die wären nun im Kundencenter. Das Problem dass ich seit Monaten nicht ins Kundencenter komme hat er natürlich auch sekundenschnelle behoben indem er einfach meine Kündigung rausgelöscht hat. Ein richtiger Profi. :super:
 
  • Technicolor TC4400 Docsis 3.1 Modem Info Thread Beitrag #5.274
Das Problem dass ich seit Monaten nicht ins Kundencenter komme hat er natürlich auch sekundenschnelle behoben indem er einfach meine Kündigung rausgelöscht hat. Ein richtiger Profi.
Bleibst Du jetzt doch bei UM :kratz:
 
  • Technicolor TC4400 Docsis 3.1 Modem Info Thread Beitrag #5.275
Bleibst Du jetzt doch bei UM :kratz:

Neue Kündigung ist schon los geschickt. Ich hoffe nun einfach noch dass ich jetzt schlafen kann ohne von Unitymedia angerufen zu werden zu der Kündigung. :hammer:
 
Thema:

Technicolor TC4400 Docsis 3.1 Modem Info Thread

Technicolor TC4400 Docsis 3.1 Modem Info Thread - Ähnliche Themen

Netgear CM2000 (US Modem): Dank DOCSIS 3.1 und dem dortigen Wegfall der Unterscheidung zwischen DOCSIS und EuroDOCSIS sind einige Modems aus den USA durchaus im Vodafone...
Unitymedia Technicolor CGA4233 Docsis 3.1 Router Info Tread: Wie auch schon bei TC4400 dient dieser Thread zum Sammeln von Informationen zum Technicolor CGA4233. Default login: user / VTmgQapcEUaE Link zum...
Unitymedia Kabelmodem Arris CM8200B: Moin, Das Arris CM8200B wurde hier schon gelegentlich erwähnt, aber nie vertiefend. Da bei mir seit ein paar Tagen eines herumsteht starte ich...
Unitymedia Cisco EPC3208 verliert immer Verbindung -> Vodafone Station als Lösung? (DOCSIS 3.1 schuld?): Nabend! Ich habe seit 25.11. plötzlich ein massives Problem mit meinem Anschluß, und könnte etwas Aufklärung von Insidern brauchen bevor ich zur...
Unitymedia [Q] Probleme mit Bridge Network Model Virtualisierungsserver: Hallo! Ich habe eine Virtualisierungsplattform mit Web-Oberfläche (Proxmox VE 3.3) aufgesetzt und den Server direkt mit dem Kabel-Gateway TC7200...
Oben