• Kunden aus Hessen und Nordrhein-Westfalen können über die Rufnummer 0221 / 466 191 00 Hilfe bei allen Problemen in Anspruch nehmen.
    Kunden aus Baden-Württemberg können über die Rufnummer 0711 / 54 888 150 Hilfe bei allen Problemen in Anspruch nehmen.

Unitymedia Technicolor TC4400 Docsis 3.1 Modem Info Thread

Diskutiere Technicolor TC4400 Docsis 3.1 Modem Info Thread im Internet und Telefon über das TV-Kabelnetz Forum im Bereich Internet und Telefon; Der OFDM ist immer noch mies, besorg Dir einen OFDM Sperrfilter, dann ist Ruhe! Nein, das Teil muss zurück!
  • Technicolor TC4400 Docsis 3.1 Modem Info Thread Beitrag #8.576
Frage in die Runde : ich habe jetzt vorbei Videokonferenzen weniger als Aussetzer als früher aber immer noch. Kann man sich mit diesen Werten zufriedenstellen (ich habe verstanden dass die OFDM Kanäle immer mehr Fehler haben) ?
Der OFDM ist immer noch mies, besorg Dir einen OFDM Sperrfilter, dann ist Ruhe!
Ich war fest davon überzeugt dass man die Provider Kiste behalten sollte falls etwas ist ?
Nein, das Teil muss zurück!
 
  • Technicolor TC4400 Docsis 3.1 Modem Info Thread Beitrag #8.577
Hi,
Letzter Punkt : ich habe heute morgen ein Schreiben VF bekommen dass ich die Vodafone Kiste zurückschicken sollte da ich ja jetzt ein eigenes Modem habe. Ich war fest davon überzeugt dass man die Provider Kiste behalten sollte falls etwas ist ? oder wurdet ihr auch aufgefordert das Teil zurückzuschicken ?

das ist bei ex-Unitymedia normal. Die Anschlussdiagnose/entstörung erfolgt dann mit deinem eigenen Kabelmodem/-router.
 
  • Technicolor TC4400 Docsis 3.1 Modem Info Thread Beitrag #8.578
ich habe kleine Tests durchgeführt, und man kann die Uncorrectables mit einem Filter "vermeiden".

Ob das Gut ist... weiss nicht

So, vielleicht kannst du, @lumbermatt, wie @Andreas1969 schreibt, mal mit einem Sperrfilter probieren

Test 1: Ohne Filter
2020-07-19.png

Test 2: Mit Filter (nach 2-3 Tage)
2020-07-21.png

Test 3: Ohne Filter (nach 2-3 Tage)
2020-07-24.png
 
  • Technicolor TC4400 Docsis 3.1 Modem Info Thread Beitrag #8.579
ich habe jetzt vorbei Videokonferenzen weniger als Aussetzer als früher aber immer noch. Kann man sich mit diesen Werten zufriedenstellen
Beantwortest Du Dir Deine Frage nicht schon selber? Willst Du Dich mit "Aussetzer" in Konferenzen bei einem "Gigabit Anschluß" zufrieden geben? Ehrlich?

Bei nem SNR unter 30dB würde ich auf jeden Fall eine Störung melden. Das geht einfach nicht, dass Gbit Anschlüsse technisch nicht "auf der Höhe" laufen.
 
  • Technicolor TC4400 Docsis 3.1 Modem Info Thread Beitrag #8.580
So heute war noch mal ein NE4 Techniker hier und hat noch mal das beste raus geholt.

Paketlost sind keine mehr im Monitoring der pfSense zu sehen, aber der OFDM ist immer noch echt schlecht, aktuell -27,5dB aber jetzt kommen wenigstens 500MBit stabil an.

Das komische, vor Wochen hatte ich hier 32dB, das war noch bevor Gbit aktiviert wurde.
Dann sackte er ab und pendelte zwischen 24dB und 28dB.

Er wollte es jedenfalls noch mal weiter geben und noch mal einen NE3 Störung melden. Mal schauen wie es weiter geht.
Irgendwo muss doch hier jemand was angeklemmt haben, das mein Modem vom OFDM SNR so in den Keller abgerutscht ist.
 
  • Technicolor TC4400 Docsis 3.1 Modem Info Thread Beitrag #8.581
Beantwortest Du Dir Deine Frage nicht schon selber? Willst Du Dich mit "Aussetzer" in Konferenzen bei einem "Gigabit Anschluß" zufrieden geben? Ehrlich?

Bei nem SNR unter 30dB würde ich auf jeden Fall eine Störung melden. Das geht einfach nicht, dass Gbit Anschlüsse technisch nicht "auf der Höhe" laufen.

Ja, guter Punkt. Ich werden mal morgen beim KD nachhacken : schließlich sollte noch jemand vorbeikommen um den Anschluß neu einzupegeln (so der letzte Vodafone MA der da war). Ich befürchte nur dass es rein strategisch nicht optimal war das TC4400 in der Zwischenzeit provisionieren zu lassen : kann mir schon denken dass der KD versuchen wird das "Problem" dem nicht-Provider Gerät in die Schuhe zu schieben zu wollen.

Meine Leitung hatte mal folgende Werte am Anfang der ganzen Geschichte (kurz nach Umstieg auf 1Gbit/s):
1595787975659.png
(Wäre mal gespannt wie die Werte sich verbessert haben ...)
 
  • Technicolor TC4400 Docsis 3.1 Modem Info Thread Beitrag #8.582
Ja, guter Punkt. Ich werden mal morgen beim KD nachhacken : schließlich sollte noch jemand vorbeikommen um den Anschluß neu einzupegeln (so der letzte Vodafone MA der da war). Ich befürchte nur dass es rein strategisch nicht optimal war das TC4400 in der Zwischenzeit provisionieren zu lassen : kann mir schon denken dass der KD versuchen wird das "Problem" dem nicht-Provider Gerät in die Schuhe zu schieben zu wollen.

Meine Leitung hatte mal folgende Werte am Anfang der ganzen Geschichte (kurz nach Umstieg auf 1Gbit/s):
Anhang anzeigen 6213
(Wäre mal gespannt wie die Werte sich verbessert haben ...)


War das eine Messung am Hausübergabepunkt?
 
  • Technicolor TC4400 Docsis 3.1 Modem Info Thread Beitrag #8.584
Ich hätte das als TK eine NE3 gemeldet.
 
  • Technicolor TC4400 Docsis 3.1 Modem Info Thread Beitrag #8.586
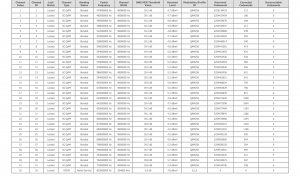
Ich hab mir nun auch noch mal die Mühe gemacht und mir die Leitungswerte via Grafana visualisiert. Ich bin mal gespannt, ob man so leichte Schwankungen erkennen kann.

Unbenannt.JPG
 
  • Technicolor TC4400 Docsis 3.1 Modem Info Thread Beitrag #8.587
Cool!
Gibts es eine Anleitung dafür?
 
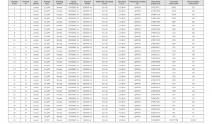
  • Technicolor TC4400 Docsis 3.1 Modem Info Thread Beitrag #8.589
Ich hab mir noch einen Verlaufsgraphen für den SNR reingebaut, ich denke gerade der ist interessant. Vielleicht mach ich aber auch noch ein zweites Dashboad zur Analyse.

Screenshot (202).png
 
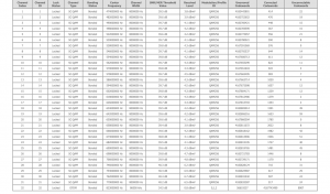
  • Technicolor TC4400 Docsis 3.1 Modem Info Thread Beitrag #8.590
kann man. Vor allem sieht man schön, wie die Werte über den Tag schwanken oder wenn sich grundlegend was ändert. Ich habe mir dafür ein paar Widgets passend gebaut.
1595968786406.png
 
  • Technicolor TC4400 Docsis 3.1 Modem Info Thread Beitrag #8.591
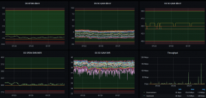
Moin,
habe an sich seit der Gigabit-Aktion sehr stabile 1000/50 in der Leitung. Mein Problem ist, dass ich bei Webradio und Videokonferenzen ab und zu Abbrüche habe. Dachte lange Zeit es liegt an meinem Netz, aber habe dort nun alles ausgeschlossen.
Könnte das Problem mit meiner Firmware (70.12.41-180903) zusammenhängen, oder kann der OFDM auch so einen Ärger verursachen? Anbei die Leitungswerte.

Vielen Dank schon mal für jede Hilfe! ;-)
1596009677533.png
 
  • Technicolor TC4400 Docsis 3.1 Modem Info Thread Beitrag #8.592
Scheint am OFDM zu liegen.
Schon einen Sperrfilter probiert?
 
  • Technicolor TC4400 Docsis 3.1 Modem Info Thread Beitrag #8.593
  • Technicolor TC4400 Docsis 3.1 Modem Info Thread Beitrag #8.595
Zuletzt bearbeitet:
  • Technicolor TC4400 Docsis 3.1 Modem Info Thread Beitrag #8.596
Nimm den 766 Short


Sehe ich das richtig, dass es keinen mit 2x F-Stecker Gewinde gibt? Dann würde ich den "Short" nehmen und dazu so ein Adapterkabel? Oder brauche ich den weiblichen IEC Part am Kabel?
Du brauchst nichts weiter, den Filter schraubst Du direkt vors Modem.
 
  • Technicolor TC4400 Docsis 3.1 Modem Info Thread Beitrag #8.597
Nimm den 766 Short
Danke! Aber filtert der mir nicht auch schon Kanal 31 (770 MHz) weg? Der sieht ja bei mir noch recht gut aus mit 0 uncorrectables. Oder sind die correctables mit 11k auch schon zu hoch?
 
  • Technicolor TC4400 Docsis 3.1 Modem Info Thread Beitrag #8.598
Danke! Aber filtert der mir nicht auch schon Kanal 31 (770 MHz) weg? Der sieht ja bei mir noch recht gut aus mit 0 uncorrectables. Oder sind die correctables mit 11k auch schon zu hoch?
Schau Dir mal die Kennlinie an.
Der 790 wird den OFDM nicht komplett herausfiltern.
Der 766 passt schon ganz gut.
 
  • Technicolor TC4400 Docsis 3.1 Modem Info Thread Beitrag #8.599
  • Technicolor TC4400 Docsis 3.1 Modem Info Thread Beitrag #8.600
Hallo Leute,
habe mir jetzt ein neues Modem mit der 42er Firmware gekauft. Funktioniert auch soweit ohne Probleme, nur komme ich kurze Zeit nachdem die Internetverbindung hergestellt wurde nicht mehr auf die GUI. Weder über die 192.168.100.1 noch die Management IP.
Ist das ein bekannter Bug?
Habe leider hier im Thread nichts dazu durch die Suche gefunden und wollte nicht zig Seiten durchsuchen.
 
Thema:

Technicolor TC4400 Docsis 3.1 Modem Info Thread

Technicolor TC4400 Docsis 3.1 Modem Info Thread - Ähnliche Themen

Netgear CM2000 (US Modem): Dank DOCSIS 3.1 und dem dortigen Wegfall der Unterscheidung zwischen DOCSIS und EuroDOCSIS sind einige Modems aus den USA durchaus im Vodafone...
Unitymedia Technicolor CGA4233 Docsis 3.1 Router Info Tread: Wie auch schon bei TC4400 dient dieser Thread zum Sammeln von Informationen zum Technicolor CGA4233. Default login: user / VTmgQapcEUaE Link zum...
Unitymedia Kabelmodem Arris CM8200B: Moin, Das Arris CM8200B wurde hier schon gelegentlich erwähnt, aber nie vertiefend. Da bei mir seit ein paar Tagen eines herumsteht starte ich...
Unitymedia Cisco EPC3208 verliert immer Verbindung -> Vodafone Station als Lösung? (DOCSIS 3.1 schuld?): Nabend! Ich habe seit 25.11. plötzlich ein massives Problem mit meinem Anschluß, und könnte etwas Aufklärung von Insidern brauchen bevor ich zur...
Unitymedia [Q] Probleme mit Bridge Network Model Virtualisierungsserver: Hallo! Ich habe eine Virtualisierungsplattform mit Web-Oberfläche (Proxmox VE 3.3) aufgesetzt und den Server direkt mit dem Kabel-Gateway TC7200...
Oben