• Kunden aus Hessen und Nordrhein-Westfalen können über die Rufnummer 0221 / 466 191 00 Hilfe bei allen Problemen in Anspruch nehmen.
    Kunden aus Baden-Württemberg können über die Rufnummer 0711 / 54 888 150 Hilfe bei allen Problemen in Anspruch nehmen.

Unitymedia Technicolor TC4400 Docsis 3.1 Modem Info Thread

Diskutiere Technicolor TC4400 Docsis 3.1 Modem Info Thread im Internet und Telefon über das TV-Kabelnetz Forum im Bereich Internet und Telefon; Das ist kein Bug, sondern liegt am Router. Was nutzt Du da denn?
  • Technicolor TC4400 Docsis 3.1 Modem Info Thread Beitrag #8.601
Das ist kein Bug, sondern liegt am Router. Was nutzt Du da denn?
 
  • Technicolor TC4400 Docsis 3.1 Modem Info Thread Beitrag #8.602
Das ist kein Bug, sondern liegt am Router. Was nutzt Du da denn?
Am Router liegt es sicher nicht. Konnte ja auf das alte Modem ohne Probleme zugreifen. Komme ja nicht einmal drauf, wenn ich direkt den PC mit dem Modem verbinde.
 
  • Technicolor TC4400 Docsis 3.1 Modem Info Thread Beitrag #8.603
Interessant. Geändert hat sich da nichts. Ich habe hier auch eine .42 und komme mit und ohne Router drauf. Du nutzt sicher http und nicht versehentlich https?
Ab der .41 antworten die Modem nicht mehr auf einen Layer2 Ping, das ist das Einzige. Ach und bei IP Wechsel gibt es keinen Linkdown mehr.
Was für eine FW hattest Du vorher?
 
  • Technicolor TC4400 Docsis 3.1 Modem Info Thread Beitrag #8.604
Komme ja nicht einmal drauf, wenn ich direkt den PC mit dem Modem verbinde.

Manuell am Rechner eine 192.168.100.x Adresse vergeben? Das Modem vergibt bei bestehender Internetverbindung keine IP-Adressen mehr per DHCP.
 
  • Technicolor TC4400 Docsis 3.1 Modem Info Thread Beitrag #8.605
Manuell am Rechner eine 192.168.100.x Adresse vergeben? Das Modem vergibt bei bestehender Internetverbindung keine IP-Adressen mehr per DHCP.
Natürlich. ;)

Interessant. Geändert hat sich da nichts. Ich habe hier auch eine .42 und komme mit und ohne Router drauf. Du nutzt sicher http und nicht versehentlich https?
Ab der .41 antworten die Modem nicht mehr auf einen Layer2 Ping, das ist das Einzige. Ach und bei IP Wechsel gibt es keinen Linkdown mehr.
Was für eine FW hattest Du vorher?
Die 20
Also wie schon erwähnt komme ich kurz nach dem Start noch drauf und nach etwa zwei Minuten gibt es keine Verbindung mehr.
Der Ping endet zwar im Timeout (wie du schreibst), aber genau dann wenn ich nicht mehr drauf komme kommt
Code:
ping: sendto: No route to host
 
  • Technicolor TC4400 Docsis 3.1 Modem Info Thread Beitrag #8.606
Am Router liegt es sicher nicht. Konnte ja auf das alte Modem ohne Probleme zugreifen. Komme ja nicht einmal drauf, wenn ich direkt den PC mit dem Modem verbinde.
Hast du jedesmal beim anschliessen andere Geräte (Router/PC) ans Modem, dieses neu gestartet?
 
  • Technicolor TC4400 Docsis 3.1 Modem Info Thread Beitrag #8.607
Hast du jedesmal beim anschliessen andere Geräte (Router/PC) ans Modem, dieses neu gestartet?
Das ist doch nur für die IP-Vergabe per DHCP wichtig. Da ich aber nur per statischer Adresse vom PC drauf zugreife, ist das nicht nötig. Es hat ja vorher mit dem alten Modem funktioniert. Ich mache ja nichts anders als vorher.
Das Internet selbst über den Router (USG) läuft ja problemlos.
 
  • Technicolor TC4400 Docsis 3.1 Modem Info Thread Beitrag #8.608
Moin,
habe an sich seit der Gigabit-Aktion sehr stabile 1000/50 in der Leitung. Mein Problem ist, dass ich bei Webradio und Videokonferenzen ab und zu Abbrüche habe. Dachte lange Zeit es liegt an meinem Netz, aber habe dort nun alles ausgeschlossen.
Könnte das Problem mit meiner Firmware (70.12.41-180903) zusammenhängen, oder kann der OFDM auch so einen Ärger verursachen? Anbei die Leitungswerte.

Vielen Dank schon mal für jede Hilfe! ;-)
Moin. Darf ich hier kurz mal nachhaken und fragen warum Du keine Störung meldest und Dir den OFDM vernünftig einpegeln lässt? Für den Gigabit-Tarif soll ja gerade der OFDM zur Verfügung stehen...
 
  • Technicolor TC4400 Docsis 3.1 Modem Info Thread Beitrag #8.609
Natürlich. ;)


Die 20
Also wie schon erwähnt komme ich kurz nach dem Start noch drauf und nach etwa zwei Minuten gibt es keine Verbindung mehr.
Der Ping endet zwar im Timeout (wie du schreibst), aber genau dann wenn ich nicht mehr drauf komme kommt
Code:
ping: sendto: No route to host
Dann fehlt die Route weil L2 nicht mehr funktioniert (Arp). Warum das auch bei direkt angeschlossenem Modem ist, weiß ich nicht. DS-Lite hast Du ja sicher nicht?
 
  • Technicolor TC4400 Docsis 3.1 Modem Info Thread Beitrag #8.610
Dann fehlt die Route weil L2 nicht mehr funktioniert (Arp). Warum das auch bei direkt angeschlossenem Modem ist, weiß ich nicht. DS-Lite hast Du ja sicher nicht?
Habe DS.
 
  • Technicolor TC4400 Docsis 3.1 Modem Info Thread Beitrag #8.611
Hallo Leute,
habe mir jetzt ein neues Modem mit der 42er Firmware gekauft. Funktioniert auch soweit ohne Probleme, nur komme ich kurze Zeit nachdem die Internetverbindung hergestellt wurde nicht mehr auf die GUI. Weder über die 192.168.100.1 noch die Management IP.
Ist das ein bekannter Bug?
Nach dem erfolgreichen Sync ist das Modem mit dieser Firmware dann über die 192.168.0.1 erreichbar.
 
  • Technicolor TC4400 Docsis 3.1 Modem Info Thread Beitrag #8.612
Bei mir mit .42er Firmware nach Sync sowohl unter 192.168.100.1, als auch unter 192.168.0.1
 
  • Technicolor TC4400 Docsis 3.1 Modem Info Thread Beitrag #8.613
Okay, das ist komisch.
Wenn ich eine IP aus dem 192.168.100er Netz nehme, funktioniert es nicht.
Nehme ich eine aus 192.168.0er Netz, kann ich sowohl über die 192.168.0.1 als auch über die 192.168.100.1 auf das Modem zugreifen.
Warum haben die denn zwischen den Versionen einfach das Netz gewechselt? 🤔
 
  • Technicolor TC4400 Docsis 3.1 Modem Info Thread Beitrag #8.614
Das ist Firmwareunabhängig. Ich habe die 70.12.20 und kann ebenfalls auf beiden IPs drauf zugreifen. Ggf. blockt dein Router?
 
  • Technicolor TC4400 Docsis 3.1 Modem Info Thread Beitrag #8.615
Ich komme mit der .20, .33, .41 und .42 über beide IP‘s aufs Modem.
 
  • Technicolor TC4400 Docsis 3.1 Modem Info Thread Beitrag #8.616
Ich komme mit der .20, .33, .41 und .42 über beide IP‘s aufs Modem.

Das gleiche bei mir mit der 70.12.42.
Ist da eventuell nicht eine Subnet-Maske falsch eingestellt ?
 
  • Technicolor TC4400 Docsis 3.1 Modem Info Thread Beitrag #8.617
Das Netz ist egal, das Modem fischt sich seine IP ab, sobald sie übers Modem geht. Dazu muss der Router die RFC1918, oder mindestens die 192.168.100.1/32 ans Standardgateway bei Vodafone routen.
 
  • Technicolor TC4400 Docsis 3.1 Modem Info Thread Beitrag #8.618
Vodafone scheint auch hier nach wie vor am Netz zu arbeiten, anders kann ich mir die schlagartige Veränderung des DS Powerlevel heute morgen nicht erklären. Hier im Haus wurde jedenfalls nichts geändert.

Unbenannt.JPG
 
  • Technicolor TC4400 Docsis 3.1 Modem Info Thread Beitrag #8.619
Hier sind komischerweise auch die PowerLevel leicht gefallen (Vorher gings bis fast 13 hoch). Upload weiterhin unverändert bzw. eventuell sogar minimal gestiegen.

IMG_0581.jpg

IMG_F4A913D44188-1.jpeg
 
  • Technicolor TC4400 Docsis 3.1 Modem Info Thread Beitrag #8.620
warum sind die powerlevel teils so hoch?
Bei uns hat sich knapp zwei Tage nach den Arbeiten und der downtime nichts mehr verändert. alles geschmeidig und nichtmal erwähnenswerte korregierbare fehler nach der Zeit (wenn man jetzt mal den ofdm nicht beachtet xD)
53t5z.JPG
 
  • Technicolor TC4400 Docsis 3.1 Modem Info Thread Beitrag #8.621
Ich hab keine Ahnung 😅 Aber solange es läuft ist es mir recht ^^
 
  • Technicolor TC4400 Docsis 3.1 Modem Info Thread Beitrag #8.622
regel nr 1. bei einerm HFC anschluss: never change a running system 😂
 
  • Technicolor TC4400 Docsis 3.1 Modem Info Thread Beitrag #8.623
Meine Powerlevel steigen bei warmen Wetter auch immer so um 1 bis 2 an.
 
  • Technicolor TC4400 Docsis 3.1 Modem Info Thread Beitrag #8.624
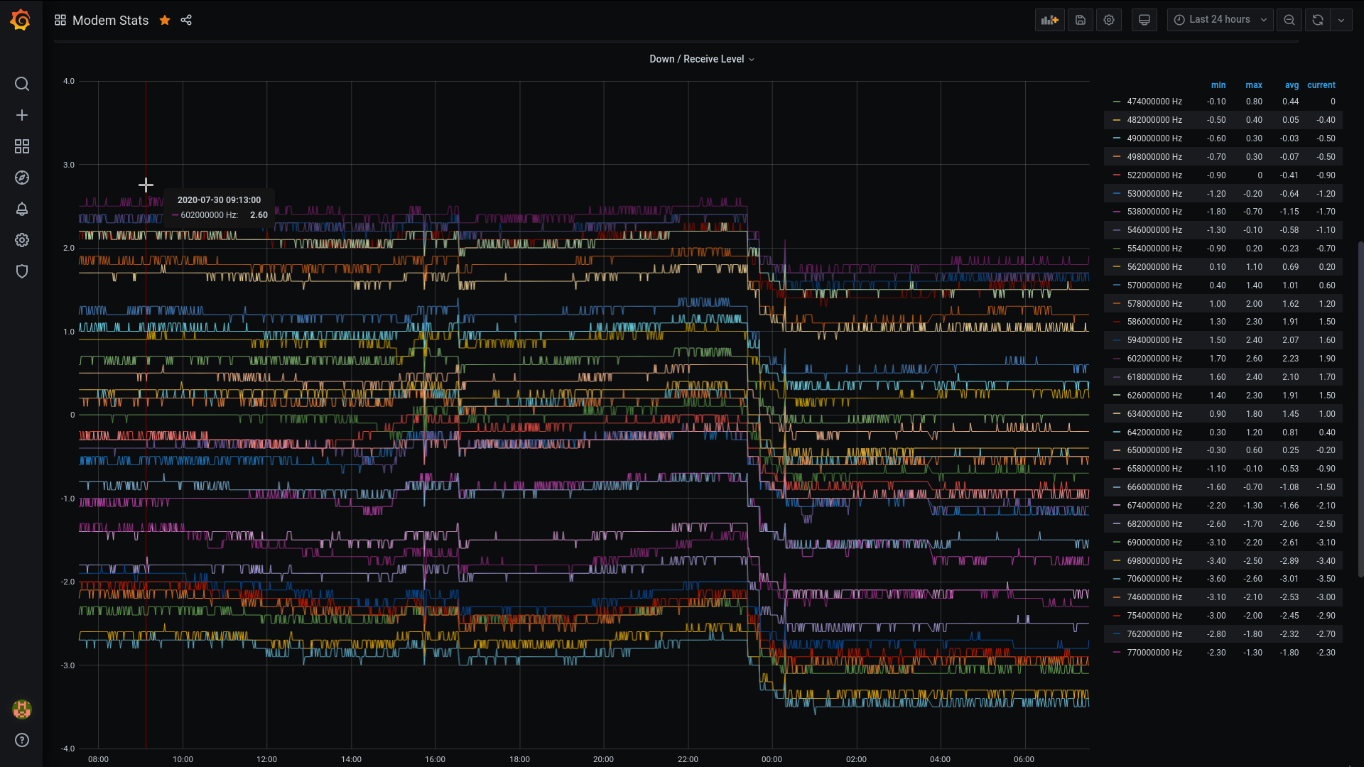
Ich kühle derzeit mein TC4400 mit einem Tischventilator da ich ein unerklärbaren, sporadischen Fehler habe und vermute, dass es an der Temperatur des Modems liegt. Interessant dabei ist, wie stark die sich Powerlevel im Downstream verändern bei Kühlung (auf dem Bild unschwer zu erkennen bei ca. 23:30 - 00:00).

Ich habe noch die .20er und die ist meines Wissen nicht von einem Temperatur-Bug betroffen.

AFTT8ge.png
 
  • Technicolor TC4400 Docsis 3.1 Modem Info Thread Beitrag #8.625
Das ist in der Tat interessant. Bei mir ist das nicht so. Mein Modem hängt teils bei 30 Grad Raumtemperatur an der Wand und bekommt die warme Abluft vom Server ab. Stört es aber nicht weiter.
 
Thema:

Technicolor TC4400 Docsis 3.1 Modem Info Thread

Technicolor TC4400 Docsis 3.1 Modem Info Thread - Ähnliche Themen

Netgear CM2000 (US Modem): Dank DOCSIS 3.1 und dem dortigen Wegfall der Unterscheidung zwischen DOCSIS und EuroDOCSIS sind einige Modems aus den USA durchaus im Vodafone...
Unitymedia Technicolor CGA4233 Docsis 3.1 Router Info Tread: Wie auch schon bei TC4400 dient dieser Thread zum Sammeln von Informationen zum Technicolor CGA4233. Default login: user / VTmgQapcEUaE Link zum...
Unitymedia Kabelmodem Arris CM8200B: Moin, Das Arris CM8200B wurde hier schon gelegentlich erwähnt, aber nie vertiefend. Da bei mir seit ein paar Tagen eines herumsteht starte ich...
Unitymedia Cisco EPC3208 verliert immer Verbindung -> Vodafone Station als Lösung? (DOCSIS 3.1 schuld?): Nabend! Ich habe seit 25.11. plötzlich ein massives Problem mit meinem Anschluß, und könnte etwas Aufklärung von Insidern brauchen bevor ich zur...
Unitymedia [Q] Probleme mit Bridge Network Model Virtualisierungsserver: Hallo! Ich habe eine Virtualisierungsplattform mit Web-Oberfläche (Proxmox VE 3.3) aufgesetzt und den Server direkt mit dem Kabel-Gateway TC7200...
Oben