• Kunden aus Hessen und Nordrhein-Westfalen können über die Rufnummer 0221 / 466 191 00 Hilfe bei allen Problemen in Anspruch nehmen.
    Kunden aus Baden-Württemberg können über die Rufnummer 0711 / 54 888 150 Hilfe bei allen Problemen in Anspruch nehmen.

Unitymedia Technicolor TC4400 Docsis 3.1 Modem Info Thread

Diskutiere Technicolor TC4400 Docsis 3.1 Modem Info Thread im Internet und Telefon über das TV-Kabelnetz Forum im Bereich Internet und Telefon; Wenn die Leitung richtigen Ingress hat, bringt natürlich auch ein Firmwareupdate nichts. Das Update ist nur hilfreich um bei leicht schwankenden...
  • Technicolor TC4400 Docsis 3.1 Modem Info Thread Beitrag #10.051
es ist komisch dass der fehler bei manchen anschlüssen fehler verursacht, bei anderen hingegen nicht.
gibt es anschlüsse die trotz FW update des TC4400 weiterhin diese Probleme spürbar hatten und diese sich dann aber gänzlich erledigt haben, nachdem auf eine fritzbox umgesattelt wurde?
Wenn die Leitung richtigen Ingress hat, bringt natürlich auch ein Firmwareupdate nichts. Das Update ist nur hilfreich um bei leicht schwankenden Leitungswerten die Modulationsumschaltung hinzubekommen.
 
  • Technicolor TC4400 Docsis 3.1 Modem Info Thread Beitrag #10.052
Mit dem 3.1 Träger im Upstream müssen wir wohl nu etwas andere Beobachtungen und Herangehensweisen anstellen. Scheinbar gibt der Kanal indirekt mehr Hinweise darauf wie es um den generellen Rückweg im Segment aussieht, sprich der Grad an Störungsverseuchung, als es die bisherigen sc-qam Kanäle taten.

Ist der Rückweg so gestört das andauernd wild Profile gewechselt werden, bedingt das wohl oder übel auch ein Verlust von Paketen.

Es ist also wohl ne riskante Sache, den ofdma in Segmenten zu schalten, die stark rückweg gestört sind?
 
  • Technicolor TC4400 Docsis 3.1 Modem Info Thread Beitrag #10.053
An die die bei Werner ihr Modem schon mal updaten lassen haben. Bekommt man da irgendeine Rückmeldung das das Modem da angekommen ist oder zumindest mal eine Tracking Nummer wenn es zurück geschickt wird?
 
  • Technicolor TC4400 Docsis 3.1 Modem Info Thread Beitrag #10.054
An die die bei Werner ihr Modem schon mal updaten lassen haben. Bekommt man da irgendeine Rückmeldung das das Modem da angekommen ist oder zumindest mal eine Tracking Nummer wenn es zurück geschickt wird?
Du bekommst ne Trackingnummer via Email. Ich habe ne Mail von DPD bekommen, als es versendet wurde. War superschnell. Ich habe es Mittwoch hingeschickt und Freitag wieder daheim gehabt. Super Service!
 
  • Technicolor TC4400 Docsis 3.1 Modem Info Thread Beitrag #10.055
Kann ich bestätigen. Montags dort angekommen und am gleichen Tag auch schon wieder auf dem Rückweg zu mir. Absoluter Top Service.
 
  • Technicolor TC4400 Docsis 3.1 Modem Info Thread Beitrag #10.056
Das Log hat zu dem Zeitpunkt ständig über ein OFDMA Profile Change auf US Kanal 8 berichtet, wie hier auch mehrmals zu lesen ist.. Das Modem stieg jedes mal nach der Meldung "DBC-REQ denied - confirmation code 204: reject-message-syntax-error" aus.

@rv112 , ich führe das mal hier weiter, da ich den TM3402B Thread nicht kapern will.
Ich bekomme seit dem Update auf die .43 auch die oben genannte Fehlermeldung.

Hier mal der Log:
Screenshot_20210319_143d138.jpg


Hat jemand noch irgendeine Ahnung woran das liegen könnte?

Vielen Dank schonmals.
 
  • Technicolor TC4400 Docsis 3.1 Modem Info Thread Beitrag #10.057
Moin,

habe leider seit 11.02. Probleme mit meinem Anschluss.
Sporadische Ausfälle des Modems sind an der Tagesordnung - 70.12.41-180903 - NRW
Update auf 43 fällig oder jemand eine andere Vermutung? UM/VF hab ich schon die Leitung testen lassen - reboot und reset haben bisher leider nicht geholfen.


soo .. am 18.03.2021 um ca. 13:30 Uhr eine Vodafone Station angefordert.. seitdem keine Modem crashes mehr 🧐
1616197375147.png
1616197297253.png

Im Spoiler die neuen Verbindungswerte und der Eventlog .. soweit er halt reicht - wenn wer die Antwort auf die auf einmal stabile Verbindung erkennt ..

1616197500555.png
1616197528381.png
1616197546907.png
1616197591375.png
 
  • Technicolor TC4400 Docsis 3.1 Modem Info Thread Beitrag #10.058
@rv112

Hat jemand noch irgendeine Ahnung woran das liegen könnte?

Vielen Dank schonmals.
Das Problem ist, dass die Fehler im Log verschiedene Gründe haben könnten. Bei mir und einigen Anderen traten sie auf, weil die Modulationumschaltung nicht sauber funktionierte. T3's sind ansonsten klassische Anzeichen für Ingress im Upstream. Da dieser kommt und geht, ist es immer ein Ärgernis wenn der Techniker da ist und nichts feststellen kann. Hier sollte er tatsächlich den 7 Tagesverlauf des SNR im Upstream via SBC anschauen vom Node und der Linie. Das wären meine nächsten Schritte. Also Störung melden und den Techniker bitten, sich den SNR Verlauf anzuschauen (Upstream). Ich habe hier die .41 und .43 parallel betrieben, meine Leitungswerte waren dabei im "gelben" Bereich, mit teilweise minimalem Ingress. Hier hat das .41 die beschriebenen Probleme gemacht und die Leitung komplett verworfen, oder ist gar gecrasht. Die .43 hat überhaupt keine Reconnects und wenn T3's, dann weil tatsächlich Pakete verloren gingen.

soo .. am 18.03.2021 um ca. 13:30 Uhr eine Vodafone Station angefordert.. seitdem keine Modem crashes mehr 🧐
Wenn ich mir die Leitungswerte so anschaue und mutmaße, würde ich sagen Du sitzt recht weit hinten in Deiner Linie. Die Uncorrectables sind jedenfalls mehr als unschön.
 
  • Technicolor TC4400 Docsis 3.1 Modem Info Thread Beitrag #10.060
pfSense.
 
  • Technicolor TC4400 Docsis 3.1 Modem Info Thread Beitrag #10.061
Nachdem ich ebenfalls vom gleichen Problem (T3/T4 Timeouts, DBC-REQ Meldungen im Log, mehrfach am Tag Verbindungsabbruch, etc.) betroffen war und mein TC4400 noch die .41er Firmware drauf hatte, habe ich es heute mit der neuen .43er Firmware zurückbekommen.

Modem synced, aber trotzdem immer noch die gleichen Fehler. Internetverbindung ist nicht stabiler geworden. Da ich habe auch die Telefon-Komfort Option habe, steht mir ja eigentlich ne Miet-Fritzbox zu. Habe heute die Zusage des Vodafone-Supports erhalten, dass sie mir eine 6591 zusenden. Gezwungenermaßen werde ich dann also wieder auf eine Fritzbox im Bridgemodus umsteigen müssen. Wenn das vernünftig funktionieren sollte, dann verkaufe ich gerne mein TC4400...

Grüße,
Fabian

So. Nachdem ich initial DBC-REQ Meldungen bekommen hatte, läuft das Modem die letzten 2 Tage so einigermaßen. Die T3/T4 Timeouts sind geringer geworden, aber ich habe weiterhin Querbeet über alle Kanäle uncorrectables und auch T3/T4 Timeouts. Heute früh konnte ich mal wieder einen Ausfall beobachten... Ich bekomme das Gefühl, hier is noch ein weiteres Problem am Start. Habe einen Vodafone Techniker mal herbestellt. Nachdem die gesamte Verkabelung zwischen Modem und HÜP inklusive HAV schon getauscht wurde bin ich mal gespannt, was sich die Freunde nun noch ausdenken wollen...
 

Anhänge

  • 2021-03-21_11-38-54.jpg
    2021-03-21_11-38-54.jpg
    750,4 KB · Aufrufe: 18
  • Technicolor TC4400 Docsis 3.1 Modem Info Thread Beitrag #10.062
@rv112 , ich führe das mal hier weiter, da ich den TM3402B Thread nicht kapern will.
Ich bekomme seit dem Update auf die .43 auch die oben genannte Fehlermeldung.

Hier mal der Log:
Anhang anzeigen 8104


Hat jemand noch irgendeine Ahnung woran das liegen könnte?

Vielen Dank schonmals.

Ich habe jetzt eine Störung gemeldet und folgende Antwort bekommen:
"Bei Ihnen gibt es teilweiße Peaks mit vielen uncorrectables im Upstream"
Ich geb das weiter und es wird sich gekümmert.

Habe dann die SMS bekommen in der folgendes drinnen steht:
"Lieber Kunde, Ihre Störung wird durch ein externes Störsignal in Ihrer näheren Umgebung verursacht. Bitte haben Sie noch etwas Geduld. Wir melden uns, sobald die Störung beseitigt wurde. Vielen Dank für Ihr Verständnis. Ihr Vodafone Team"

Dann schauen wir mal.

Hab nun aber immernoch Packetloss und T3 timeouts.

Screenshot_20210321_200615.png
Beim letzten T3 timeout auch mal einen Packetloss von 100%, aber keinen Abbruch.
 
  • Technicolor TC4400 Docsis 3.1 Modem Info Thread Beitrag #10.063
Ich hab hier Neuigkeiten:

Vodafone hat bei mir "irgendwas" gemacht. Was genau werde ich im Laufe des Abends erfahren.

Auf jeden Fall scheint mein Vertrag neu gebucht worden zu sein, nachdem ein Techniker anscheinend den Grund der Einstrahlungen behoben hat. (Genau weiß ich das auch noch nicht)
Meine Downstream-Powerlevels sind nun um 0,3 bis 1,0dbmv höher und meine Upstream Powerlevel durchgehend 8,0dbmv höher.
Vielleicht war da ja doch was kaputt.

Ich schreibe hier dann nochmal rein, was genau bei mir gemacht wurde.
 
  • Technicolor TC4400 Docsis 3.1 Modem Info Thread Beitrag #10.064
Wenn sich die Powerlevel und/oder SNR geändert haben, wurde irgendwo etwas an der Leitung gemacht. Wenn nicht bei Dir im Haus, dann auf der Straße. Eventuell wurde auch nur ein Verstärkerpunkt nachjustiert, oder war defekt.
 
  • Technicolor TC4400 Docsis 3.1 Modem Info Thread Beitrag #10.065
Ihr sagt immer, dass ihr mit den Techniker gesprochen habt. Wie kommt ihr überhaupt daran? Bei mir sieht jede Störungsmeldung gleich aus. Nach zwei Tagen bekomme ich eine SMS, dass ich die Störung beheben könnte, indem ich meine Fritz!Box zurücksetzen würde (die gar nicht exisitiert). Weiter als zum First-Level-Support komme ich nie. Welchen Weg geht ihr?
 
  • Technicolor TC4400 Docsis 3.1 Modem Info Thread Beitrag #10.066
Wenn die Pegelwerte deines Modems schlecht sind, dann kann das die Störungsannahme im SBC sehen und schickt dann, auf dieser Basis, einen Techniker raus.
Wobei ich auch schon einige Techikereinsätze hatte, bei denen die Werte im SBC auf den ersten Blick i.O. ausgesehen haben, es aber Probleme auf der C-Linie gab. Auch das kann aber eingesehen werden.
 
  • Technicolor TC4400 Docsis 3.1 Modem Info Thread Beitrag #10.067
Ich denke in Coronazeiten ist der Technikerbesuch vermutlich wirklich zögerlich und man versucht zuerst das Problem remote zu beheben. Ist die gesamte C Linie krumm, wird meist per Fernwartung der Verstärkerpunkt eingemessen und es muss kein Techniker kommen. Manche Endgeräte, brauchen danach tatsächlich einen Neustart um die neuen Pegelwerte, bzw. besseren Modulationen auch zu nutzen. Mein letzter Technikerbesuch ist (zum Glück) schon Jahre her.
 
  • Technicolor TC4400 Docsis 3.1 Modem Info Thread Beitrag #10.068
Bei mir gab es heute gegen 11 Uhr einen plötzlichen Sprung um 2-4dBmV nach oben auf allen Kanälen (ohne Trennung) und entsprechend bessere SNR/MER. Seitdem sind die uncorrectables im OFDM nur noch im homöopatischen Bereich, wo sie sonst im Tagesverlauf um die 2-5t/sec schwankten.

Ist das irgendwie logisch zu erklären? Vielleicht ein Störer im Segment vom Netz gegangen?
 
  • Technicolor TC4400 Docsis 3.1 Modem Info Thread Beitrag #10.069
Ist schlimmer geworden mit den Verbindungsabbrüchen.
Modem läuft jetzt auch durch zwei Synchronisationsversuche.
Leitungswerte haben sich aber nicht verändert, bzw. sehen nicht schlecht aus.
 
  • Technicolor TC4400 Docsis 3.1 Modem Info Thread Beitrag #10.070
Ich habe das Gefühl, dass sich Ingress im Upstream mit dem OFDMA deutlich stärker auswirkt.
 
  • Technicolor TC4400 Docsis 3.1 Modem Info Thread Beitrag #10.071
Hallo an die Experten,
ich habe seid wenigen Tagen mehrmals täglich Verbindungsabbrüche.

Kann man den Modemdaten etwas dahingehend entnehmen oder passen die Werte soweit?

Bei Abbrüchen hilft warten (gefühlt 5-15 Min) oder Modemreset. Im angehängten Screenshot seht ihr die Daten des Modem nach 2 Tagen ohne reboot mit mehreren Verbindungsabbrüchen in diesen 2 Tagen.

Ein Hitzeproblem hatte ich bisher jahrelang nicht trotz der bekannten Probleme bei dieser Firmware. Die Box hängt an der Wand im kühlen Keller und daran hat sich auch nichts geändert.

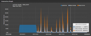
Eine Kontrolle der Segmentauslastung zeigt auch, daß die Verbindungsabbrüche nur mich betreffen, weil zu gleicher Zeit im Segment keine Auszeit zu sehen ist. Außerdem treten die Abbrüche auch bei geringer Auslastung im Segment sowie auch bei meiner Leitung auf.

Im farbigen Bildchen erkennt man die roten Linien, das sind die betreffenden Offline-Zeiten.

inf.png

42896eeba429410620055866b67e96b92ada1135.png
TC4400 Rev:3.6.0
Software Version70.12.40-180627
 
  • Technicolor TC4400 Docsis 3.1 Modem Info Thread Beitrag #10.072
Ein wichtiger Screenshot fehlt. Der vom Modem log
 
  • Technicolor TC4400 Docsis 3.1 Modem Info Thread Beitrag #10.073
  • Technicolor TC4400 Docsis 3.1 Modem Info Thread Beitrag #10.074
Wenn der überläuft, zeigt das LOG nichts mehr an. Du solltest das Modem mal neu starten, dann sollte für eine gewisse Zeit das LOG sichtbar sein.
 
  • Technicolor TC4400 Docsis 3.1 Modem Info Thread Beitrag #10.075
am besten modem reset mit dem 10 sekunden knöpfchen auf der rückseite
 
Thema:

Technicolor TC4400 Docsis 3.1 Modem Info Thread

Technicolor TC4400 Docsis 3.1 Modem Info Thread - Ähnliche Themen

Netgear CM2000 (US Modem): Dank DOCSIS 3.1 und dem dortigen Wegfall der Unterscheidung zwischen DOCSIS und EuroDOCSIS sind einige Modems aus den USA durchaus im Vodafone...
Unitymedia Technicolor CGA4233 Docsis 3.1 Router Info Tread: Wie auch schon bei TC4400 dient dieser Thread zum Sammeln von Informationen zum Technicolor CGA4233. Default login: user / VTmgQapcEUaE Link zum...
Unitymedia Kabelmodem Arris CM8200B: Moin, Das Arris CM8200B wurde hier schon gelegentlich erwähnt, aber nie vertiefend. Da bei mir seit ein paar Tagen eines herumsteht starte ich...
Unitymedia Cisco EPC3208 verliert immer Verbindung -> Vodafone Station als Lösung? (DOCSIS 3.1 schuld?): Nabend! Ich habe seit 25.11. plötzlich ein massives Problem mit meinem Anschluß, und könnte etwas Aufklärung von Insidern brauchen bevor ich zur...
Unitymedia [Q] Probleme mit Bridge Network Model Virtualisierungsserver: Hallo! Ich habe eine Virtualisierungsplattform mit Web-Oberfläche (Proxmox VE 3.3) aufgesetzt und den Server direkt mit dem Kabel-Gateway TC7200...
Oben