• Kunden aus Hessen und Nordrhein-Westfalen können über die Rufnummer 0221 / 466 191 00 Hilfe bei allen Problemen in Anspruch nehmen.
    Kunden aus Baden-Württemberg können über die Rufnummer 0711 / 54 888 150 Hilfe bei allen Problemen in Anspruch nehmen.

Unitymedia Technicolor TC4400 Docsis 3.1 Modem Info Thread

Diskutiere Technicolor TC4400 Docsis 3.1 Modem Info Thread im Internet und Telefon über das TV-Kabelnetz Forum im Bereich Internet und Telefon; 16200 is maximum size. It can be smaller. There are also other type of codewords in there (the modem may or may not include them in total...
  • Technicolor TC4400 Docsis 3.1 Modem Info Thread Beitrag #10.301
Guter Gedankengang! Der FEC-Frame/Codeword beim OFDM-Empfang ist fix bei 16200 bit (Code Rate 8/9) für Nutzer-Payload.
16200 is maximum size. It can be smaller.

There are also other type of codewords in there (the modem may or may not include them in total codeword count). NCP codewords, for example, have a length of 48 bits, with 24 of them being parity bits.
 
  • Technicolor TC4400 Docsis 3.1 Modem Info Thread Beitrag #10.302
You are right! There are smaler codewords for the NPC and PLC, too. They have a own profile number. They are counted separated from the user payload. The FEC-Frame with 16200 bit was explicit meant for "Nutzer-Payload" like 1K-OFDM-Profile in downstream. If I recall correctly in downstream the FEC-Frame is fix. In the upstream we have three codeword length (short/medium/long). Not sure if shortened codewords in the downstreams happen. Did you have a section from the Phy-spec? Update: Good, found the section "Support for Codeword shortening". Then a simple calculation will not work :(

The question is: On the modem website did the vendors put the codewords from NPC and PLC together with normal profiles or don't? If I have time I will check.
 
Zuletzt bearbeitet:
  • Technicolor TC4400 Docsis 3.1 Modem Info Thread Beitrag #10.303
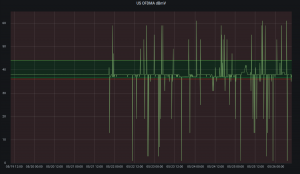
Seit Freitag Abend spielt hier der Signalpegel des OFDMA "verrückt" und schwankt extrem zwischen 1 und 61 dBmV. Dementsprechend sieht auch der TBB Graph derzeit aus und wir haben Verbindungsabbrüche. Modemfirmware noch die .41. Ob es am vielen Regen liegt und irgendwo etwas unter Wasser steht? Wäre aktuell mal meine Hoffnung, da es vorher Monate lang sehr stabil lief...
 

Anhänge

  • TBB.png
    TBB.png
    110,8 KB · Aufrufe: 13
  • Screenshot_20210526_095219.png
    Screenshot_20210526_095219.png
    77,2 KB · Aufrufe: 12
  • Technicolor TC4400 Docsis 3.1 Modem Info Thread Beitrag #10.304
Was du machst funktioniert nicht.
Und ob das funktioniert!
Welche Paketverluste? Hatte keine bzw. zeigte das Modem keine an. ;)

Wie kommst Du darauf, das VoIP-Telefon direkt an das Modem anzuschließen?
Abgesehen davon, dass das nicht funktionieren würde, weshalb ich es erst gar nicht versucht hatte, hatte ich doch geschrieben, dass das Telefon an dem zweiten Router hängt bzw. hang, da ich die Konstellation bereits aufgegeben habe.
An dem zweiten Router hang nur das Telefon, alles andere lief über den ersten Router.
Was anderes hatte für mich auch keinen Sinn.

Der Zwei-Router-Betrieb kommt für mich nicht in Frage, weil er nur so lange funktioniert, bis der erster Router getrennt wird.
D.h. man muss zunächst beide Router (mit den von mir beschriebenen Einstellungen) einschalten und erst dann das Modem und dann alle drei weiterhin laufen lassen.

Ich könnte zwar das Modem jedes Mal neu starten, will aber nicht.
Die alternative Lösung sieht folgendermaßen aus:
- Beryl wurde zum Home-Router,
- Smartphone-SIP-App ersetze VoIP-Telefon,
- Mini-Router ersetzte Beryl als Reise-Router.
 
  • Technicolor TC4400 Docsis 3.1 Modem Info Thread Beitrag #10.305
Und ob das funktioniert!
Welche Paketverluste? Hatte keine bzw. zeigte das Modem keine an. ;)

Wie kommst Du darauf, das VoIP-Telefon direkt an das Modem anzuschließen?

Du bekommst hinter dem Modem genau eine öffentliche IP zugeteilt. Diese IP kann genau auf einem Gerät existieren. Ich hatte es so verstanden, dass du mehrere Geräte parallel direkt an das Modem anschließen möchtest.
Und das Modem wird dir auch keinen Paketverlust anzeigen. Wie denn auch?
 
  • Technicolor TC4400 Docsis 3.1 Modem Info Thread Beitrag #10.306
Vielleicht arbeitet das VoIP-Telefon mit IPv6 ...
 
  • Technicolor TC4400 Docsis 3.1 Modem Info Thread Beitrag #10.307
Wer sich weiterbilden will, kann ich das empfehlen: Kapitel 5 DOWNSTREAM PNM MEASUREMENTS
Ich habe schon in ein paar dieser Dokumente reingeschaut und es ist sensationell, was es da alles zu beachten und einzustellen gibt. Da bekommt man eine völlig neue Sichtweise auf die Phrase "pegelt mal das netz ein" oder "den OFDM Träger gescheit justieren". Da ist es nicht damit getan, zwei regler in einer grafischen Oberfläche hin und her zu schieben und das Segment läuft wieder. Ich gehe auch stark davon aus, dass man all diese Variablen teilweise für jedes Segment anders anpassen muss, da jedes Segment so seine Eigenheiten haben kann.
Und vorallem auch, wie viele Störungsbilder es gibt.
 
  • Technicolor TC4400 Docsis 3.1 Modem Info Thread Beitrag #10.308
Ich habe schon in ein paar dieser Dokumente reingeschaut und es ist sensationell, was es da alles zu beachten und einzustellen gibt. Da bekommt man eine völlig neue Sichtweise auf die Phrase "pegelt mal das netz ein" oder "den OFDM Träger gescheit justieren". Da ist es nicht damit getan, zwei regler in einer grafischen Oberfläche hin und her zu schieben und das Segment läuft wieder. Ich gehe auch stark davon aus, dass man all diese Variablen teilweise für jedes Segment anders anpassen muss, da jedes Segment so seine Eigenheiten haben kann.
Und vorallem auch, wie viele Störungsbilder es gibt.
This is where PMA (profile management application) comes to your rescue. It is a system that collects data from all modems (downstream), from the CMTS (upstream) and then analyzes that data in order to generate the best possible profiles. It is just too much to do it all manually. :)
 
Zuletzt bearbeitet:
  • Technicolor TC4400 Docsis 3.1 Modem Info Thread Beitrag #10.309
Du bekommst hinter dem Modem genau eine öffentliche IP zugeteilt. Diese IP kann genau auf einem Gerät existieren. Ich hatte es so verstanden, dass du mehrere Geräte parallel direkt an das Modem anschließen möchtest.
Und das Modem wird dir auch keinen Paketverlust anzeigen. Wie denn auch?
Ich glaube, er hat das „Problem“ bereits gelöst. Wir sollten es dabei belassen. ;-)
 
  • Technicolor TC4400 Docsis 3.1 Modem Info Thread Beitrag #10.310
Und das Modem wird dir auch keinen Paketverlust anzeigen. Wie denn auch?
Das Modem zeigt für jeden Ethernet-Port sowohl Paketfehler als auch Paketverluste. ;)

Ich hatte es so verstanden, dass du mehrere Geräte parallel direkt an das Modem anschließen möchtest.
Nochmals zur Klarstellung, ich möchte nicht mehrere Geräte parallel direkt an das Modem anschließen, das hatte ich und zwar:
: eth0 <-> Router1 <-> PC / STB / Smartphone / Laptop,
: eth1 <-> Router2 <-> VoIP-Telefon,
wobei es sich hier richtigerweise nicht um mehrere, sondern um zwei Geräte (Router) handelt.

Mein Testlauf, der knapp eine Woche dauerte, hat lediglich bewiesen, dass es möglich ist, zwei Router direkt an das Modem anzuschließen, wo sie die Internetverbindung parallel aufbauen und aufrechterhalten können, ohne sie abwechselnd trennen und das Modem neu starten zu müssen.
Es ist z.B. folgendes Szenario möglich: es wird ein Video-Stream auf der STB geschaut, das Telefon klingelt, der Stream wird pausiert, es wird ein Telefongespräch geführt, das Gespräch wird beendet, der Stream wird fortgesetzt.
 
  • Technicolor TC4400 Docsis 3.1 Modem Info Thread Beitrag #10.311
Ich glaube, er hat das „Problem“ bereits gelöst. Wir sollten es dabei belassen. ;-)
Es ist nicht mein "Problem", sondern Eurer, wenn Ihr ständig versucht, die Tatsachen zu widerlegen. ;)
 
  • Technicolor TC4400 Docsis 3.1 Modem Info Thread Beitrag #10.313
Es ist nicht mein "Problem", sondern Eurer, wenn Ihr ständig versucht, die Tatsachen zu widerlegen. ;)

Was für öffentliche IP-Adressen werden an die beiden Router durch das Modem vergeben?
 
  • Technicolor TC4400 Docsis 3.1 Modem Info Thread Beitrag #10.314
Irgendwas stimmt da jedenfalls nicht. Errs und Drops sollten bei genau 0 sein. Bei mehr sind wohl die Ethernet Kabel oder Router kaputt.
 
  • Technicolor TC4400 Docsis 3.1 Modem Info Thread Beitrag #10.315
Ich bin mir nicht sicher, ob du das (technische) Skillset hast die Tatsachen zu verstehen bzw. darzustellen. ;-)
Naja, um Tatsachen darzustellen, bedarf es keiner technischen Fähigkeit. Dafür sind lediglich Sprachkenntnisse notwendig.
Im Umkehrschluss bedarf es der gleichen Fähigkeit, um die dargestellten Tatsachen zu verstehen. ;)

Mein technisches "skill set" nutze ich gerne, um mir nützliche Möglichkeiten vorzustellen.
 
Zuletzt bearbeitet:
  • Technicolor TC4400 Docsis 3.1 Modem Info Thread Beitrag #10.316
  • Technicolor TC4400 Docsis 3.1 Modem Info Thread Beitrag #10.317
Irgendwas stimmt da jedenfalls nicht. Errs und Drops sollten bei genau 0 sein. Bei mehr sind wohl die Ethernet Kabel oder Router kaputt.
Das ist ein Missverständnis. Ich habe mich lediglich dazu geäußert, dass das Modem doch Paketverluste anzeigt.
Selbstverständlich gab es bei mir keine Errs und keine Drops.
 
  • Technicolor TC4400 Docsis 3.1 Modem Info Thread Beitrag #10.318
Jeweils die gleiche IPv4-Adresse.
😂😂😂

Naja, um Tatsachen darzustellen, bedarf es keiner technischen Fähigkeit. Dafür sind lediglich Sprachkenntnisse notwendig.
Im Umkehrschluss bedarf es der gleichen Fähigkeit, um die dargestellten Tatsachen zu verstehen. ;)

Mein technisches "skill set" nutze ich gerne, um mir nützliche Möglichkeiten vorzustellen.
Deine rhetorische Schwurbelei ersetzt weder "technische Skills" noch Verständnis. In meinem Job sind mir schon einige Menschen von deinem Schlag begegnet. Da wird der Gärtner schnell zum IT Profi. Mit deinem nicht einmal Halbwissen verbreitest du hier gefährliches Zeug. Du verursachst einen IP-Konflikt! Eine doppelte IP kann in einem Netzwerk die seltsamsten Phänomene hervorrufen. Der Grund, dass es mal geht und mal nicht, liegt einfach daran, dass das Paket mal rechts mal links läuft. Was denkst du denn, weshalb die MAC eigentlich einmalig ist?
Wie fändest du es denn, wenn dein Nachbar deine Hausnummer nimmt und deinen Namen auf die Klingel schreibt? Würde das auch funktionieren?

Konflikte angehen

Ein IP-Adresskonflikt tritt auf, wenn zwei Geräte im selben lokalen physischen oder drahtlosen Netzwerk dieselbe IP-Adresse angeben. Eine zweite Zuweisung einer Adresse stoppt im Allgemeinen die IP-Funktionalität eines oder beider Geräte. Viele moderne Betriebssysteme benachrichtigen den Administrator über IP-Adresskonflikte.[15][16] Wenn IP-Adressen von mehreren Personen und Systemen mit unterschiedlichen Methoden zugewiesen werden, kann eine von ihnen fehlerhaft sein.[17][18][19][20][21] Wenn eines der am Konflikt beteiligten Geräte der Standard-Gateway-Zugriff außerhalb des LAN für alle Geräte im LAN ist, sind möglicherweise alle Geräte beeinträchtigt.

Also nochmal: Nein, was du gemacht hast geht nicht!
 
  • Technicolor TC4400 Docsis 3.1 Modem Info Thread Beitrag #10.319
Also nochmal: Nein, was du gemacht hast geht nicht!
:rolleyes: Du bist dermaßen verbissen.

Würdest Du schreiben: "Was du gemacht hast, sollte man nicht machen!", hätte ich Dir geantwortet, dass mir das fehlende Routing zwischen den beiden Routern bewusst war und mich folglich damit abgefunden hatte, dass z.B. gleichzeitiges Streamen und Telefonieren nicht möglich ist.
Stattdessen schreibst Du: "... geht nicht!" und ich weiß, dass es geht!

Meine Frage war, was geht?
Was ich nicht wusste:
1. Können die beiden Router eine Internetverbindung gleichzeitig aufbauen und aufrechterhalten, wenn verschiedenen Aktivitäten auf beiden Routern stattfinden?
2. Wird das Telefon ein ankommendes Gespräch signalisieren, wenn z.B. gleichzeitig gestreamt wird?
3. Werden keine Verbindungsabbrüche und/oder Geschwindigkeitseinbußen auftreten?
All das kann ich als "es geht" bestätigen bzw. die Fragen mit ja beantworten.

Ich hätte noch mit einer IPv6-Adresse experimentieren können, hatte aber den Testlauf abgebrochen, nachdem das Trennen und anschließendes Verbinden eines Routers einen Neustart des Modems erforderte.

Da wird der Gärtner schnell zum IT Profi.
Bist Du der Gärtner oder der IT-Profi? ;)
Du hast anscheinend nichts von meinem Vorhaben verstanden.
 
  • Technicolor TC4400 Docsis 3.1 Modem Info Thread Beitrag #10.320
Mein Testlauf, der knapp eine Woche dauerte, hat lediglich bewiesen, dass es möglich ist, zwei Router direkt an das Modem anzuschließen, wo sie die Internetverbindung parallel aufbauen und aufrechterhalten können, ohne sie abwechselnd trennen und das Modem neu starten zu müssen.
Es ist z.B. folgendes Szenario möglich: es wird ein Video-Stream auf der STB geschaut, das Telefon klingelt, der Stream wird pausiert, es wird ein Telefongespräch geführt, das Gespräch wird beendet, der Stream wird fortgesetzt.

Das Telefon klingelt überhaupt nur deshalb, weil zufällig der SIP-Invite beim Endgerät landet, nachdem er mehrfach wiederholt wurde - denn der geht natürlich auch an den "falschen" Router.

Was du da gebaut hast, ist ein komplett gestörtes Setup und Kunden wie du sind der der Grund, warum Kabelanbieter so ungern kunden-eigene Modems im eigenen Netz sehen. So ein Parade-Beispiel muß es ja auch mal geben.
 
  • Technicolor TC4400 Docsis 3.1 Modem Info Thread Beitrag #10.321
:rolleyes: Du bist dermaßen verbissen.

Würdest Du schreiben: "Was du gemacht hast, sollte man nicht machen!", hätte ich Dir geantwortet, dass mir das fehlende Routing zwischen den beiden Routern bewusst war und mich folglich damit abgefunden hatte, dass z.B. gleichzeitiges Streamen und Telefonieren nicht möglich ist.
Stattdessen schreibst Du: "... geht nicht!" und ich weiß, dass es geht!

Dein Problem fängt auf Layer 2 an, was nichts mit Routing zu tun hat und endet bei Layer 8.

Meine Frage war, was geht?
Was ich nicht wusste:
1. Können die beiden Router eine Internetverbindung gleichzeitig aufbauen und aufrechterhalten, wenn verschiedenen Aktivitäten auf beiden Routern stattfinden?
2. Wird das Telefon ein ankommendes Gespräch signalisieren, wenn z.B. gleichzeitig gestreamt wird?
3. Werden keine Verbindungsabbrüche und/oder Geschwindigkeitseinbußen auftreten?
All das kann ich als "es geht" bestätigen bzw. die Fragen mit ja beantworten.

Wurde bereits durch @Wechseler beantwortet.

Bist Du der Gärtner oder der IT-Profi? ;)
Du hast anscheinend nichts von meinem Vorhaben verstanden.

Denke mit entsprechender Ausbildung und 12 Jahren Berufserfahrung im Bereich Network und Security kann ich guten Gewissens sagen nicht der Gärtner zu sein.
Eine Diskussion mit dir hat den gleichen Stellenwert einer Diskussion mit einem Coronaleugner. Da kann man mit Argumenten kommen wie man will. Es ist einfach sinnlos.
Mach einfach, ist ja dein Setup. :)

:wq!
y0r
 
  • Technicolor TC4400 Docsis 3.1 Modem Info Thread Beitrag #10.322
Das Telefon klingelt überhaupt nur deshalb, weil zufällig der SIP-Invite beim Endgerät landet, nachdem er mehrfach wiederholt wurde - denn der geht natürlich auch an den "falschen" Router.
IGMP Snooping.
Es gab außerdem keine Verzögerung - getestet mit eigenem Handy.

Welche Auswirkungen denn hätte es auf das eigene Netz des Kabelanbieters haben können?
Ist es nicht zu hoch gegriffen?
Ich hätte mich doch nicht beim Kabelanbieter beschwert, wenn ich dadurch Probleme hätte.

Abgesehen davon, das Thema ist schon längst Geschichte.
Ich hatte mich lediglich verpflichtet gefühlt, es zu testen, nachdem mir gesagt wurde, dass es überhaut nicht möglich sei. ;)
 
  • Technicolor TC4400 Docsis 3.1 Modem Info Thread Beitrag #10.323
Dein Problem fängt auf Layer 2 an, was nichts mit Routing zu tun hat und endet bei Layer 8.
Welche Nachteile hinsichtlich Sicherheit bringt ein solches Setup mit sich?
Die Frage ist ernst gemeint, bin neugierig.
 
  • Technicolor TC4400 Docsis 3.1 Modem Info Thread Beitrag #10.324
Du hast dein Telefon ohne Firewall im Internet hängen, du solltest dich dann halt nicht beschweren wenn irgendwann eine Rechnung über 10k+€ ins Haus flattert.
 
  • Technicolor TC4400 Docsis 3.1 Modem Info Thread Beitrag #10.325
Das verstehe ich nicht.
Wenn das Telefon ohne Firewall im Internet hängt, dann müssten auch die anderen Geräte, die an dem ersten Router hängen, auch ohne Firewall sein.
Warum sollte der zweite Router keine Firewall haben?
 
Thema:

Technicolor TC4400 Docsis 3.1 Modem Info Thread

Technicolor TC4400 Docsis 3.1 Modem Info Thread - Ähnliche Themen

Netgear CM2000 (US Modem): Dank DOCSIS 3.1 und dem dortigen Wegfall der Unterscheidung zwischen DOCSIS und EuroDOCSIS sind einige Modems aus den USA durchaus im Vodafone...
Unitymedia Technicolor CGA4233 Docsis 3.1 Router Info Tread: Wie auch schon bei TC4400 dient dieser Thread zum Sammeln von Informationen zum Technicolor CGA4233. Default login: user / VTmgQapcEUaE Link zum...
Unitymedia Kabelmodem Arris CM8200B: Moin, Das Arris CM8200B wurde hier schon gelegentlich erwähnt, aber nie vertiefend. Da bei mir seit ein paar Tagen eines herumsteht starte ich...
Unitymedia Cisco EPC3208 verliert immer Verbindung -> Vodafone Station als Lösung? (DOCSIS 3.1 schuld?): Nabend! Ich habe seit 25.11. plötzlich ein massives Problem mit meinem Anschluß, und könnte etwas Aufklärung von Insidern brauchen bevor ich zur...
Unitymedia [Q] Probleme mit Bridge Network Model Virtualisierungsserver: Hallo! Ich habe eine Virtualisierungsplattform mit Web-Oberfläche (Proxmox VE 3.3) aufgesetzt und den Server direkt mit dem Kabel-Gateway TC7200...
Oben