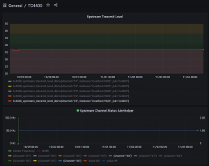
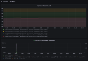
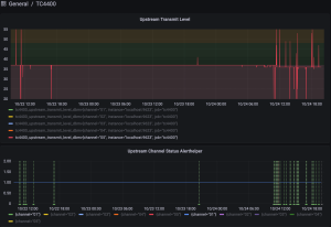
Nach ein paar Monaten Ruhe waren jetzt am Mittwoch (27.10.21) "Wartungsarbeiten". Leitung war Nachts zwei Stunden weg, das Modem hat sich neu gestartet. Nun sind die bekannten Aussetzer zurück. Der OFDMA geht nicht mehr auf "bonded". Der Trick, das Modem so lange neu zu starten (und dazwischen mehrere Minuten auszulassen), bis man mal wieder "bonded" und nicht "partial service" bekommt, funktioniert nicht mehr. Ich habe jetzt schon über drei Tage hinweg 20-30 mal neu gestartet, hat vorher meist beim 5. Versuch geklappt.
Firmware ist die 42.
Das Log enthält die bekannten Fehlermeldungen:
SNMP Event Log
Index Time Priority Description
31 Sat Oct 30 12:06:35 2021 Critical (3) "Unicast Ranging Received Abort Response - Re-initializing MAC;CM-MAC=xx:xx:xx:xx:xx:xx;CMTS-MA...
30 Sat Oct 30 12:06:34 2021 Critical (3) "SYNC Timing Synchronization failure - Loss of Sync;CM-MAC=xx:xx:xx:xx:xx:xx;CMTS-MAC=00:01:5c:...
29 Sat Oct 30 12:06:34 2021 Critical (3) "No Ranging Response received - T3 time-out;CM-MAC=xx:xx:xx:xx:xx:xx;CMTS-MAC=00:01:5c:7d:80:7a...
28 Sat Oct 30 12:06:28 2021 Critical (3) "Received Response to Broadcast Maintenance Request, But no Unicast Maintenance opportunities r...
27 Sat Oct 30 12:05:58 2021 Critical (3) "Unicast Ranging Received Abort Response - Re-initializing MAC;CM-MAC=xx:xx:xx:xx:xx:xx;CMTS-MA...
26 Sat Oct 30 12:05:58 2021 Critical (3) "SYNC Timing Synchronization failure - Loss of Sync;CM-MAC=xx:xx:xx:xx:xx:xx;CMTS-MAC=00:01:5c:...
25 Sat Oct 30 12:05:58 2021 Critical (3) "No Ranging Response received - T3 time-out;CM-MAC=xx:xx:xx:xx:xx:xx;CMTS-MAC=00:01:5c:7d:80:7a...
24 Sat Oct 30 12:05:54 2021 Critical (3) "Received Response to Broadcast Maintenance Request, But no Unicast Maintenance opportunities r...
23 Sat Oct 30 12:05:24 2021 Critical (3) "Unicast Ranging Received Abort Response - Re-initializing MAC;CM-MAC=xx:xx:xx:xx:xx:xx;CMTS-MA...
22 Sat Oct 30 12:05:23 2021 Critical (3) "Received Response to Broadcast Maintenance Request, But no Unicast Maintenance opportunities r...
21 Sat Oct 30 12:04:53 2021 Critical (3) "Unicast Ranging Received Abort Response - Re-initializing MAC;CM-MAC=xx:xx:xx:xx:xx:xx;CMTS-MA...
20 Sat Oct 30 12:04:52 2021 Critical (3) "Received Response to Broadcast Maintenance Request, But no Unicast Maintenance opportunities r...
19 Sat Oct 30 12:04:22 2021 Critical (3) "Unicast Ranging Received Abort Response - Re-initializing MAC;CM-MAC=xx:xx:xx:xx:xx:xx;CMTS-MA...
18 Sat Oct 30 12:04:20 2021 Critical (3) "Received Response to Broadcast Maintenance Request, But no Unicast Maintenance opportunities r...
17 Sat Oct 30 12:03:50 2021 Critical (3) "Unicast Ranging Received Abort Response - Re-initializing MAC;CM-MAC=xx:xx:xx:xx:xx:xx;CMTS-MA...
16 Sat Oct 30 12:03:49 2021 Critical (3) "Received Response to Broadcast Maintenance Request, But no Unicast Maintenance opportunities r...
15 Sat Oct 30 12:03:19 2021 Critical (3) "Unicast Ranging Received Abort Response - Re-initializing MAC;CM-MAC=xx:xx:xx:xx:xx:xx;CMTS-MA...
14 Sat Oct 30 12:03:18 2021 Critical (3) "Received Response to Broadcast Maintenance Request, But no Unicast Maintenance opportunities r...
13 Sat Oct 30 12:02:48 2021 Critical (3) "Unicast Ranging Received Abort Response - Re-initializing MAC;CM-MAC=xx:xx:xx:xx:xx:xx;CMTS-MA...
12 Sat Oct 30 12:02:47 2021 Critical (3) "Received Response to Broadcast Maintenance Request, But no Unicast Maintenance opportunities r...
11 Sat Oct 30 12:02:17 2021 Critical (3) "Unicast Ranging Received Abort Response - Re-initializing MAC;CM-MAC=xx:xx:xx:xx:xx:xx;CMTS-MA...
10 Sat Oct 30 12:02:16 2021 Critical (3) "SYNC Timing Synchronization failure - Loss of Sync;CM-MAC=xx:xx:xx:xx:xx:xx;CMTS-MAC=00:01:5c:...
9 Sat Oct 30 12:02:16 2021 Critical (3) "No Ranging Response received - T3 time-out;CM-MAC=xx:xx:xx:xx:xx:xx;CMTS-MAC=00:01:5c:7d:80:7a...
8 Sat Oct 30 12:02:11 2021 Critical (3) "Received Response to Broadcast Maintenance Request, But no Unicast Maintenance opportunities r...
7 Sat Oct 30 12:01:41 2021 Critical (3) "Unicast Ranging Received Abort Response - Re-initializing MAC;CM-MAC=xx:xx:xx:xx:xx:xx;CMTS-MA...
6 Sat Oct 30 12:01:41 2021 Critical (3) "SYNC Timing Synchronization failure - Loss of Sync;CM-MAC=xx:xx:xx:xx:xx:xx;CMTS-MAC=00:01:5c:...
5 Sat Oct 30 12:01:41 2021 Critical (3) "No Ranging Response received - T3 time-out;CM-MAC=xx:xx:xx:xx:xx:xx;CMTS-MAC=00:01:5c:7d:80:7a...
4 Sat Oct 30 12:01:36 2021 Critical (3) "Received Response to Broadcast Maintenance Request, But no Unicast Maintenance opportunities r...
3 Sat Oct 30 12:01:06 2021 Critical (3) "Unicast Ranging Received Abort Response - Re-initializing MAC;CM-MAC=xx:xx:xx:xx:xx:xx;CMTS-MA...
2 Sat Oct 30 12:01:05 2021 Critical (3) "SYNC Timing Synchronization failure - Loss of Sync;CM-MAC=xx:xx:xx:xx:xx:xx;CMTS-MAC=00:01:5c:...
1 Sat Oct 30 12:01:05 2021 Critical (3) "No Ranging Response received - T3 time-out;CM-MAC=xx:xx:xx:xx:xx:xx;CMTS-MAC=00:01:5c:7d:80:7a...
0 Sat Oct 30 12:00:59 2021 Critical (3) "Received Response to Broadcast Maintenance Request, But no Unicast Maintenance opportunities r...
